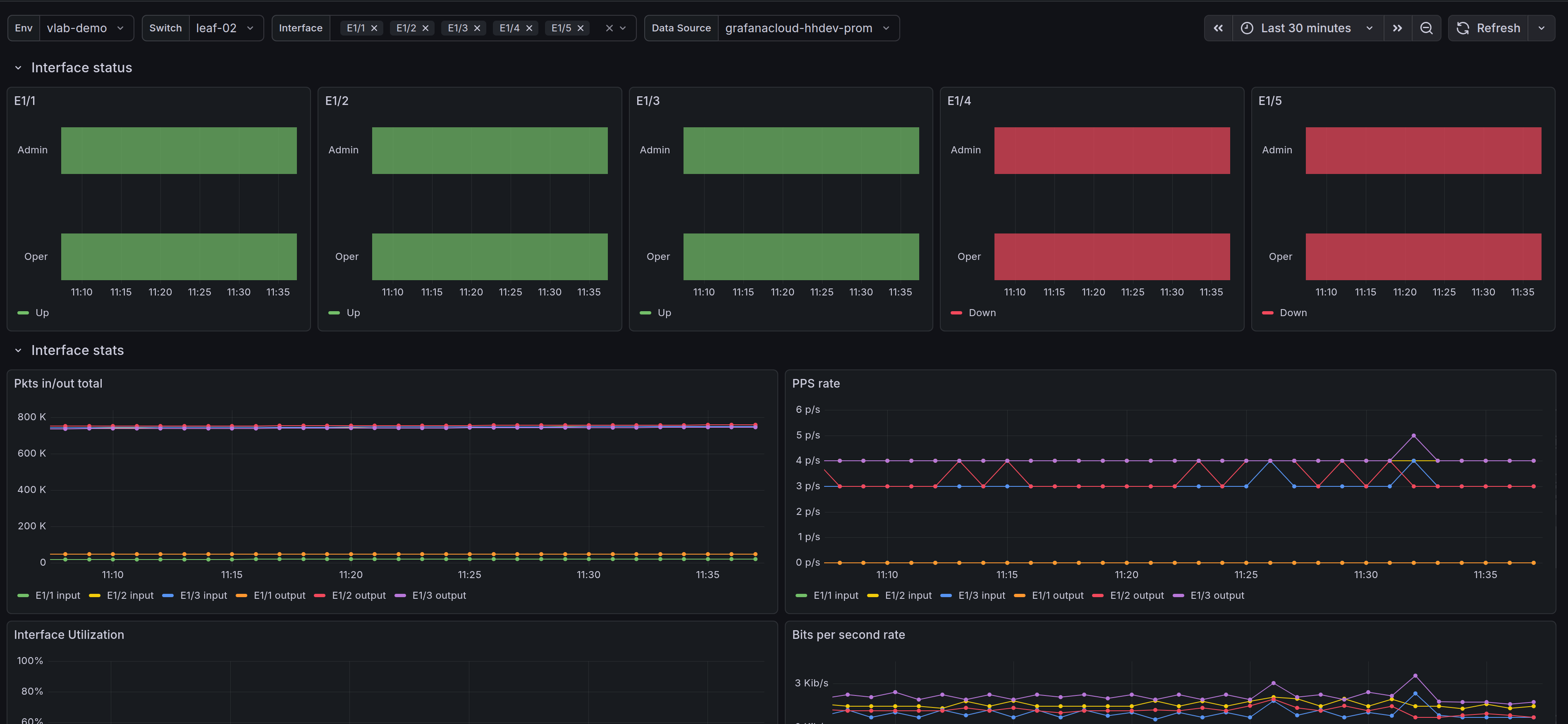
Hedgehog Switch Interface Counters
This dashboard shows the counters for the selected interfaces. https://hedgehog.cloud
The Hedgehog Switch Interface Counters dashboard uses the prometheus data source to create a Grafana dashboard with the state-timeline and timeseries panels.
Data source config
Collector type:
Collector plugins:
Collector config:
Revisions
Upload an updated version of an exported dashboard.json file from Grafana
| Revision | Description | Created | |
|---|---|---|---|
| Download |