Hedgehog Fabric
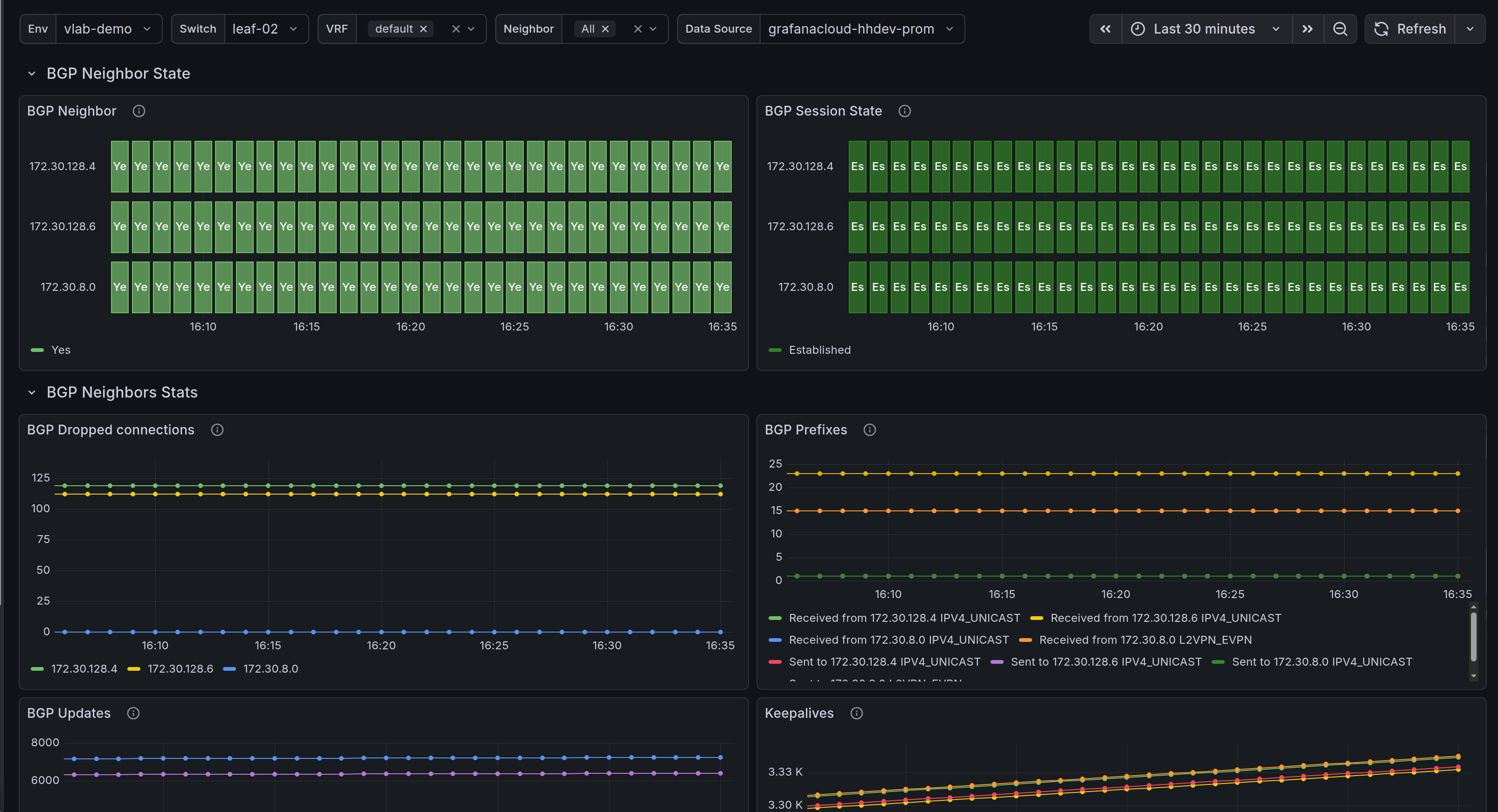
Fabric underlay connection monitoring. This dashboard shows the status of the BGP sessions inside the fabric. https://hedgehog.cloud
Data source config
Collector config:
Upload an updated version of an exported dashboard.json file from Grafana
| Revision | Description | Created | |
|---|---|---|---|
| Download |
