Nextcloud overview by tsandrini

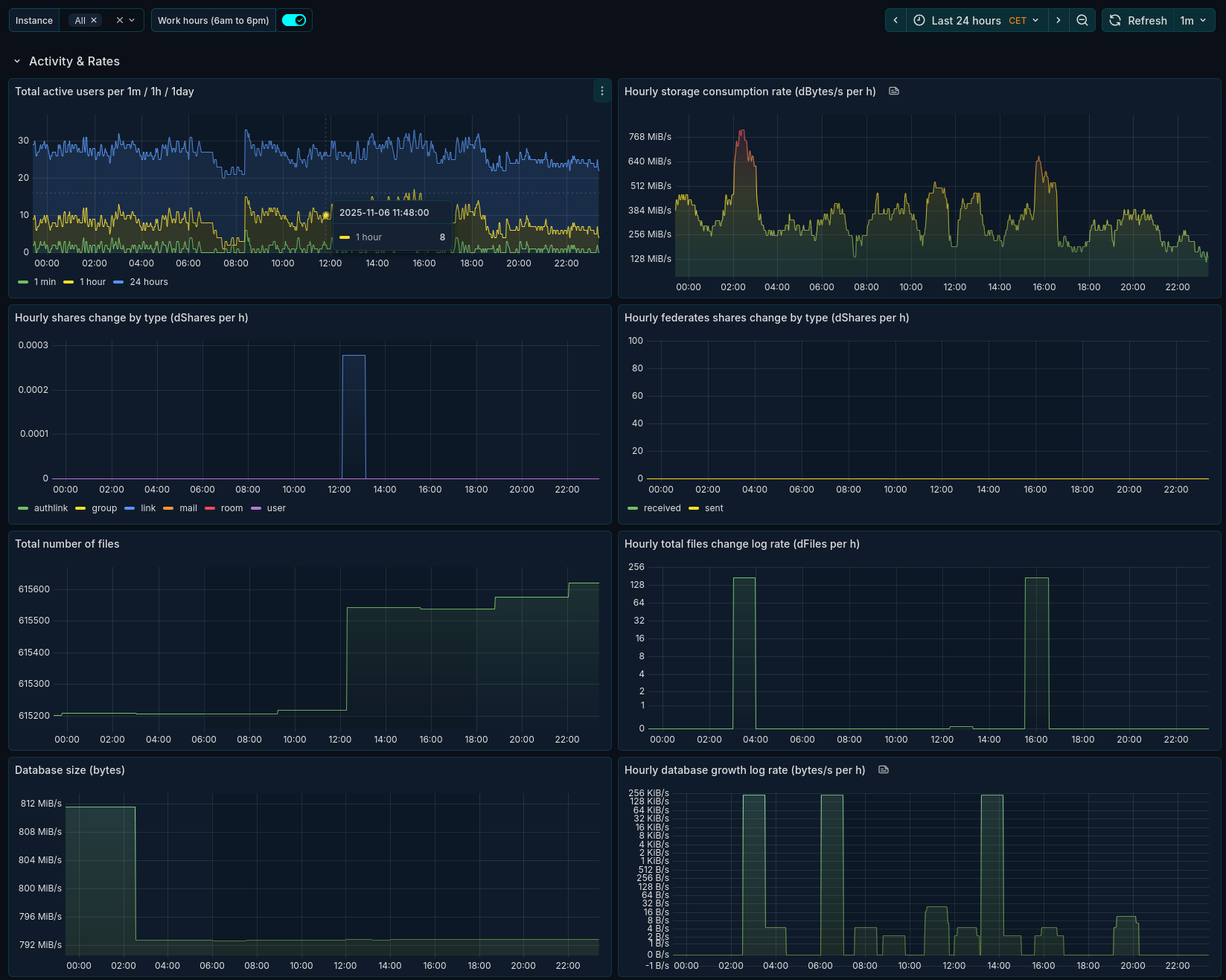
A custom dashboard for the Nextcloud Prometheus Exporter (https://github.com/xperimental/nextcloud-exporter) tailored for time domain analysis and other overviews of data scraped from the exporter.

Nextcloud overview by tsandrini screenshot 1
Nextcloud overview by tsandrini screenshot 2
Nextcloud overview by tsandrini screenshot 3

A custom dashboard for the Nextcloud Prometheus Exporter (https://github.com/xperimental/nextcloud-exporter) tailored for time domain analysis and other overviews of data scraped from the exporter.

Revisions
RevisionDescriptionCreated

Get this dashboard

Import the dashboard template

or

Download JSON

Datasource
Dependencies