Kubernetes / System / Kube-scheduler

Dashboard for kube-scheduler

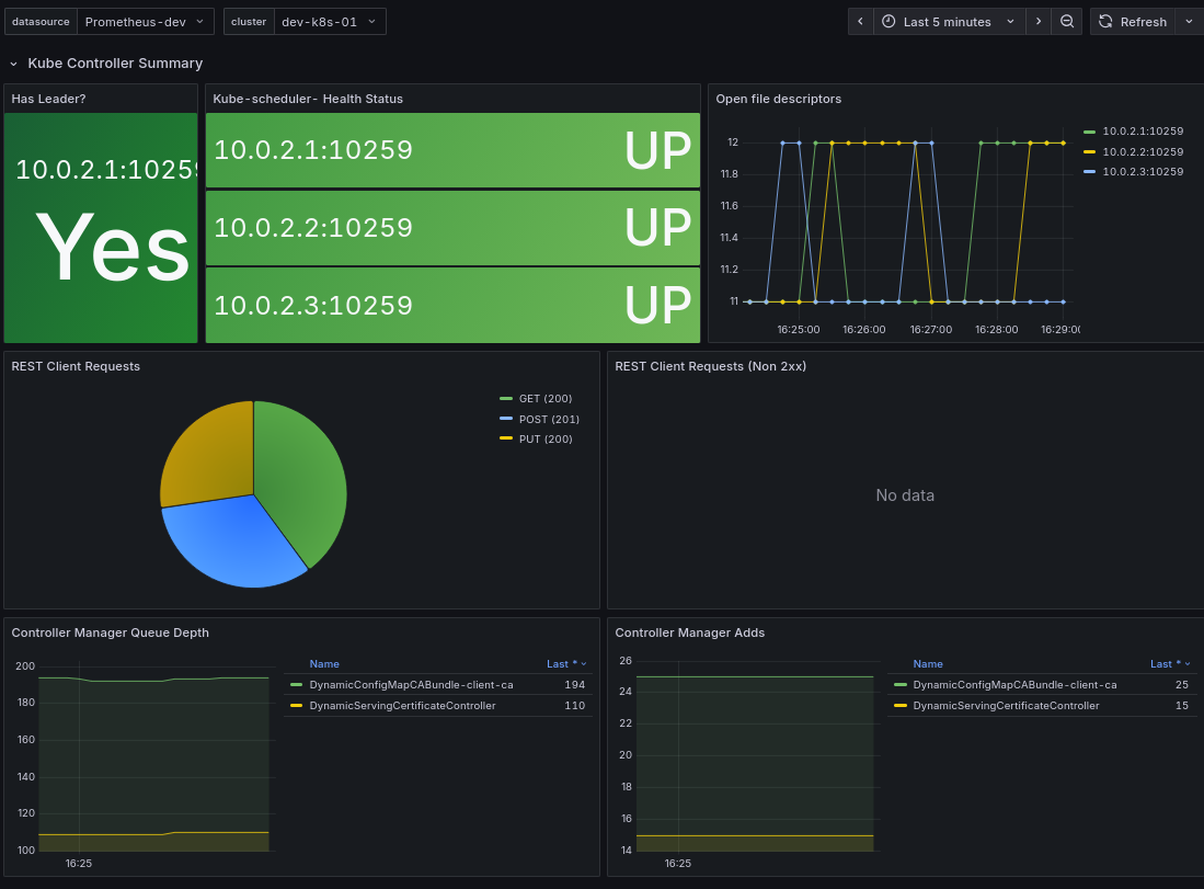
Kubernetes / System / Kube-scheduler screenshot 1

Dashboard for kube-scheduler

Revisions
RevisionDescriptionCreated
Kubernetes

Kubernetes

by Grafana Labs
Grafana Labs solution

Monitor your Kubernetes deployment with prebuilt visualizations that allow you to drill down from a high-level cluster overview to pod-specific details in minutes.

Learn more

Get this dashboard

Import the dashboard template

or

Download JSON

Datasource
Dependencies