Proxmox VE Cluster
Proxmox Dashboard complete written in Influxv3 SQL with multiple server option for Cluster use.
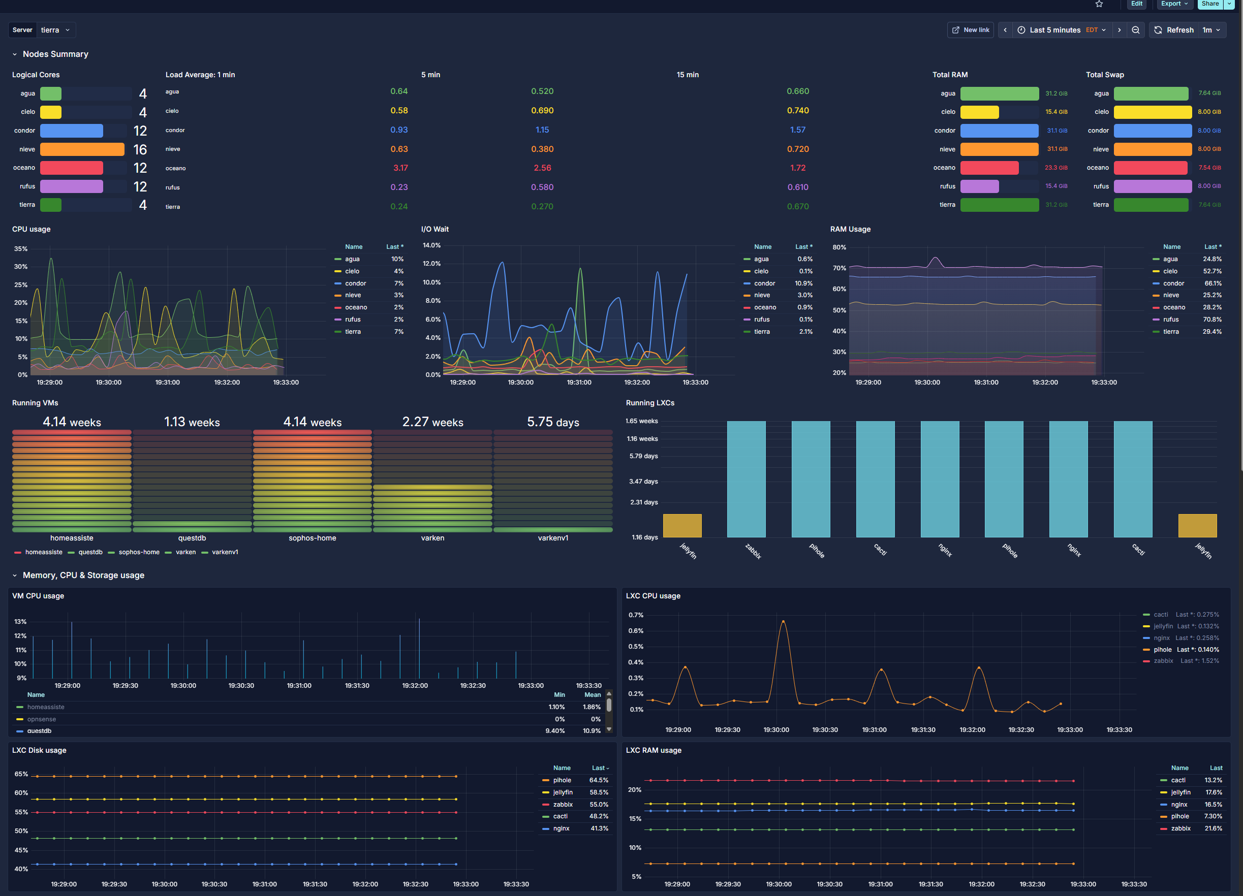
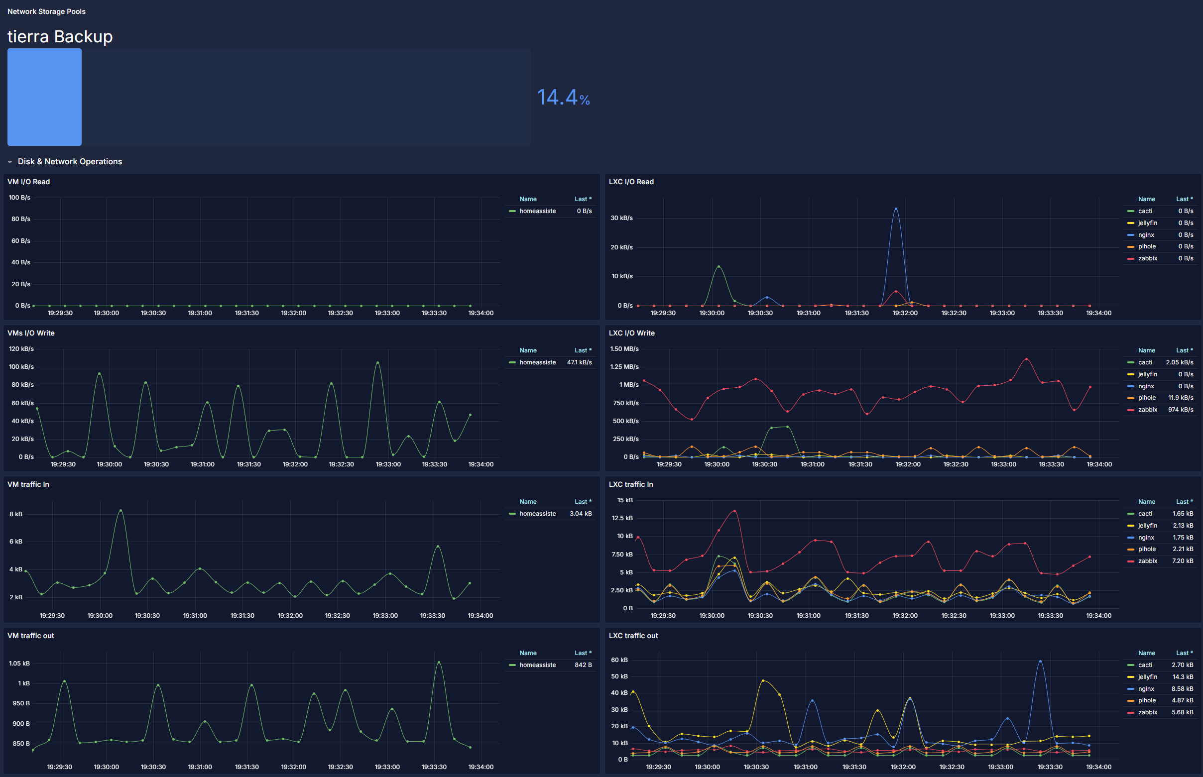
The Proxmox VE Cluster dashboard uses the influxdb data source to create a Grafana dashboard with the barchart, bargauge, stat and timeseries panels.
Data source config
Collector type:
Collector plugins:
Collector config:
Revisions
Upload an updated version of an exported dashboard.json file from Grafana
| Revision | Description | Created | |
|---|---|---|---|
| Download |