Nginx VTS - Comprehensive Monitoring
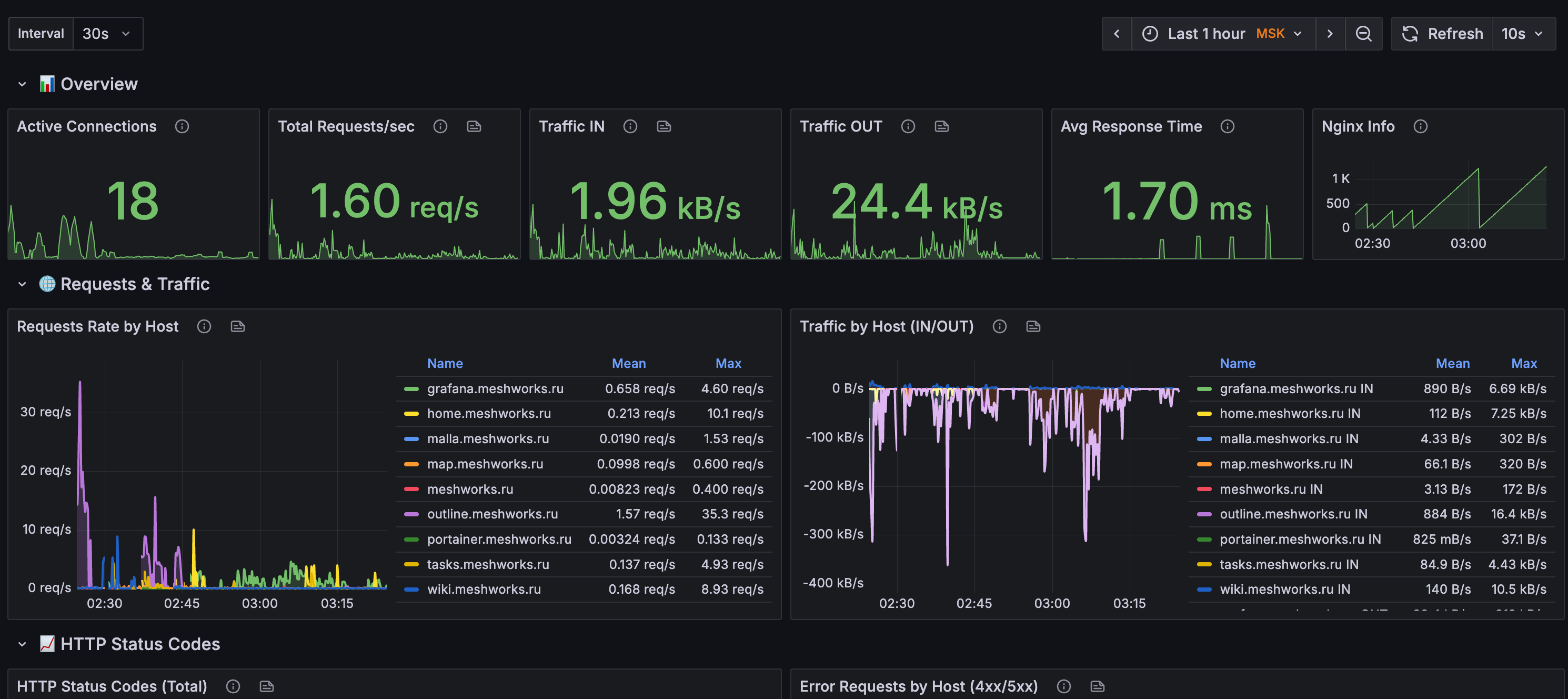
Complete Nginx monitoring with VTS module - tracks requests, upstream backends, HTTP status codes, connections, and cache performance.
Complete Nginx monitoring with VTS module - tracks requests, upstream backends, HTTP status codes, connections, and cache performance.
Requirements: Nginx with VTS module Nginx VTS Exporter Prometheus
Features: Overview metrics, HTTP status tracking Upstream backend monitoring Connection & cache statistics Dynamic time intervals (30s-15m) Detailed per-host/upstream tables
Perfect for production web server monitoring with real-time performance insights.
Data source config
Collector config:
Upload an updated version of an exported dashboard.json file from Grafana
| Revision | Description | Created | |
|---|---|---|---|
| Download |
NGINX
Easily monitor NGINX, an open source software for web serving, reverse proxying, caching, load balancing, media streaming, and more, with Grafana Cloud's out-of-the-box monitoring solution.
Learn more