MiktoTik Router
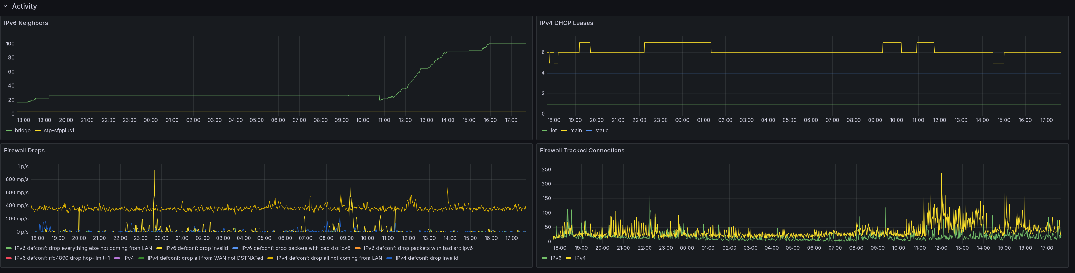
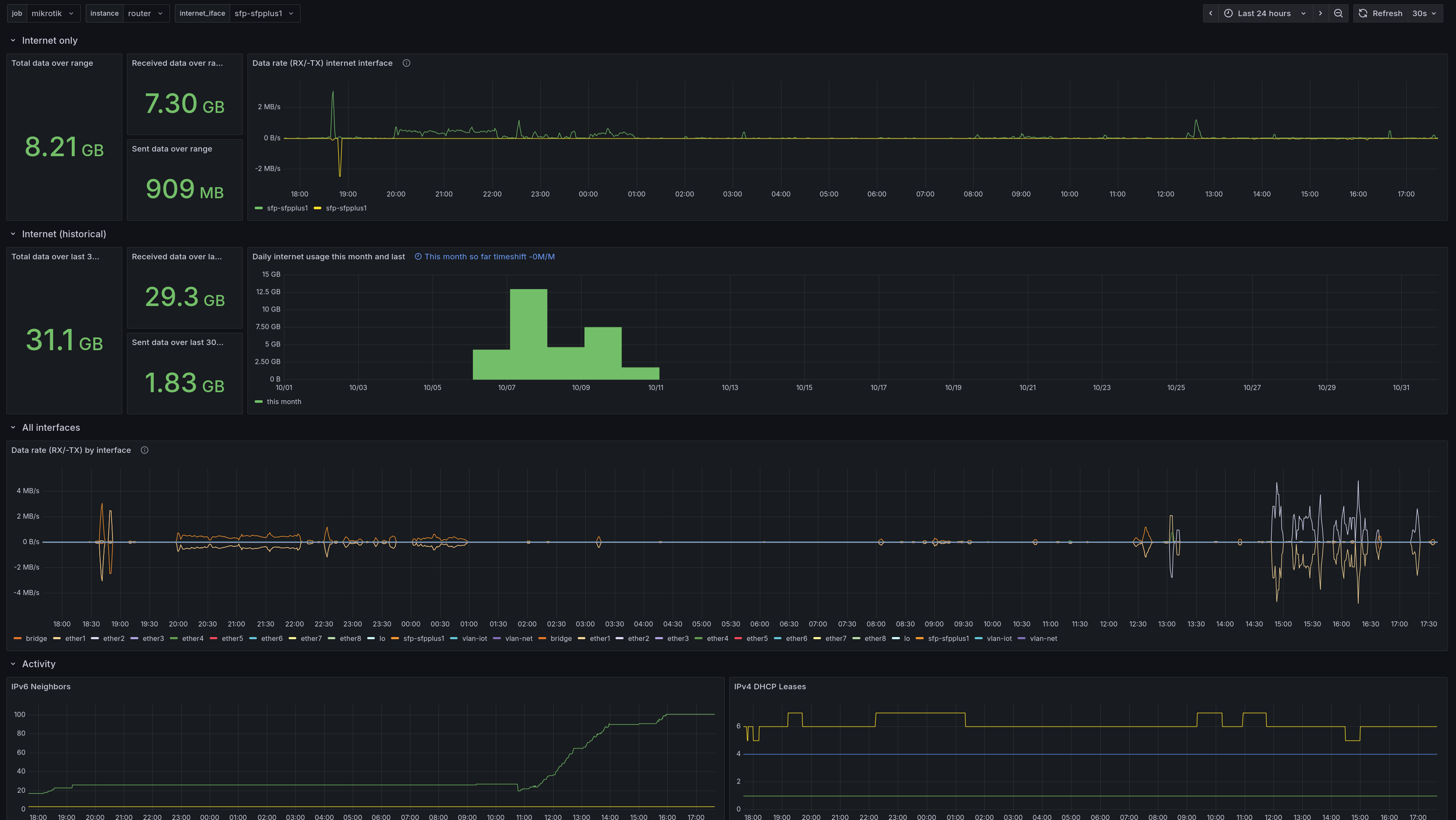
A dashboard which show metrics about a MikroTik router. It uses Prometheus, with data gathered from the https://github.com/jodersky/mikrotik-exporter exporter.
A dashboard which show metrics about a MikroTik router. It uses Prometheus, with data gathered from the https://github.com/jodersky/mikrotik-exporter exporter.
Data source config
Collector config:
Upload an updated version of an exported dashboard.json file from Grafana
| Revision | Description | Created | |
|---|---|---|---|
| Download |
