Grafana Dashboard for Veeam ONE Node Exporter

Grafana Dashboard for Veeam ONE Node Exporter (Unofficial)

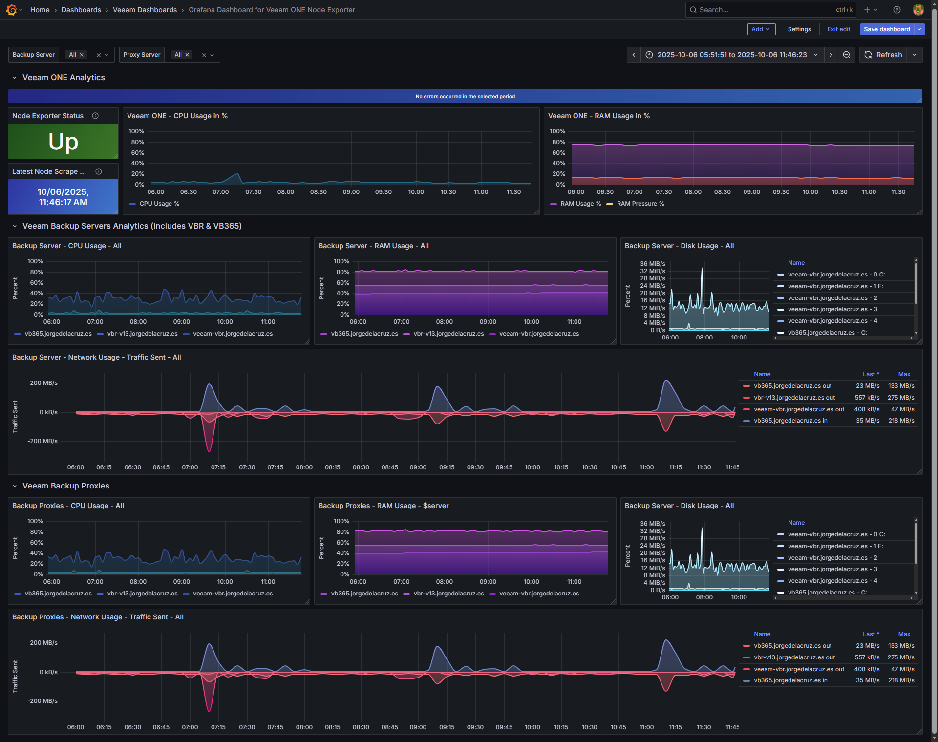
Grafana Dashboard for Veeam ONE Node Exporter screenshot 1

Just download the latest unofficial Veeam ONE Node Exporter from the next GitHub, review the appsettings.json and run it.

Review that you are publishing data under http://127.0.0.1:9108/metrics

Then with telegraf on the same machine, add this to the configuration:

[[inputs.prometheus]]
  urls = ["http://127.0.0.1:9108/metrics"]
  metric_version = 2
  name_override = "vone_exporter"

Restart the Telegraf service, add this dashboard to Grafana and enjoy.

Revisions
RevisionDescriptionCreated
Linux Server

Linux Server

by Grafana Labs
Grafana Labs solution

Monitor Linux with Grafana. Easily monitor your Linux deployment with Grafana Cloud's out-of-the-box monitoring solution.

Learn more

Get this dashboard

Import the dashboard template

or

Download JSON

Datasource
Dependencies