Azure Container Storage v2
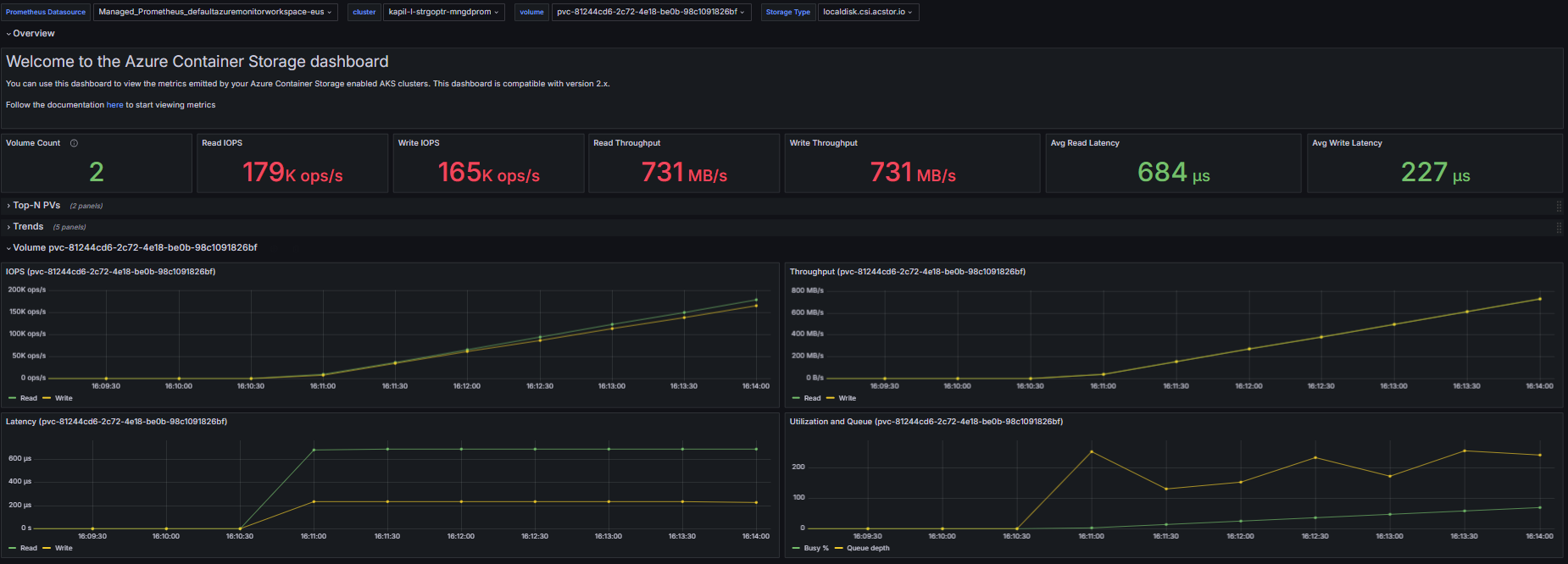
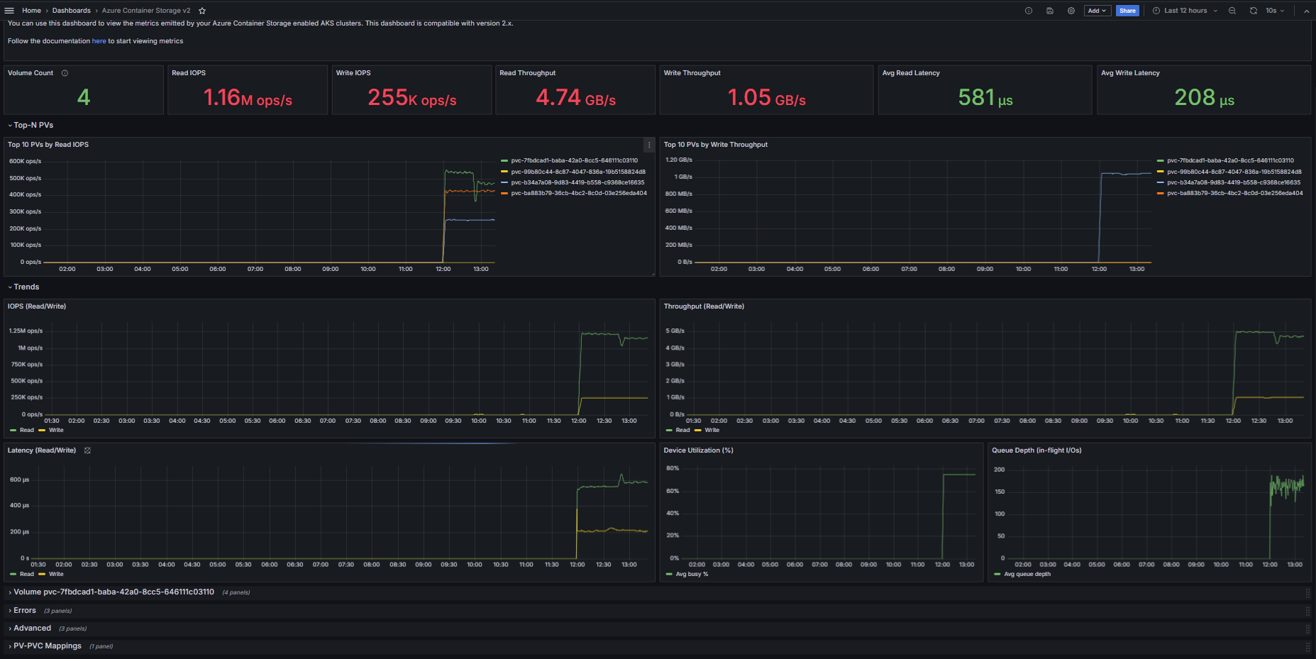
The dashboard can be used to display the metrics for the local CSI driver and ESAN CSI driver (Will be added soon). The dashboard displays the data plane metrics of the volumes in the cluster.
Data source config
Collector config:
Upload an updated version of an exported dashboard.json file from Grafana
| Revision | Description | Created | |
|---|---|---|---|
| Download |
Azure Cosmos DB
With the Grafana plugin for Azure Cosmos DB, you can quickly visualize and query your Azure Cosmos DB data from within Grafana.
Learn more