HPC / Combined Node, IB, GPU (profiling included) & NVLink Metrics Dashboard
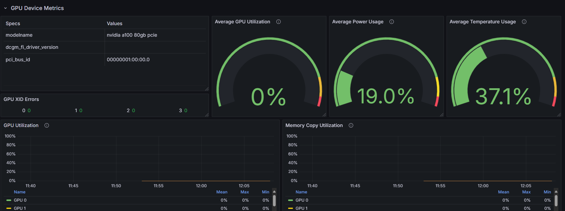
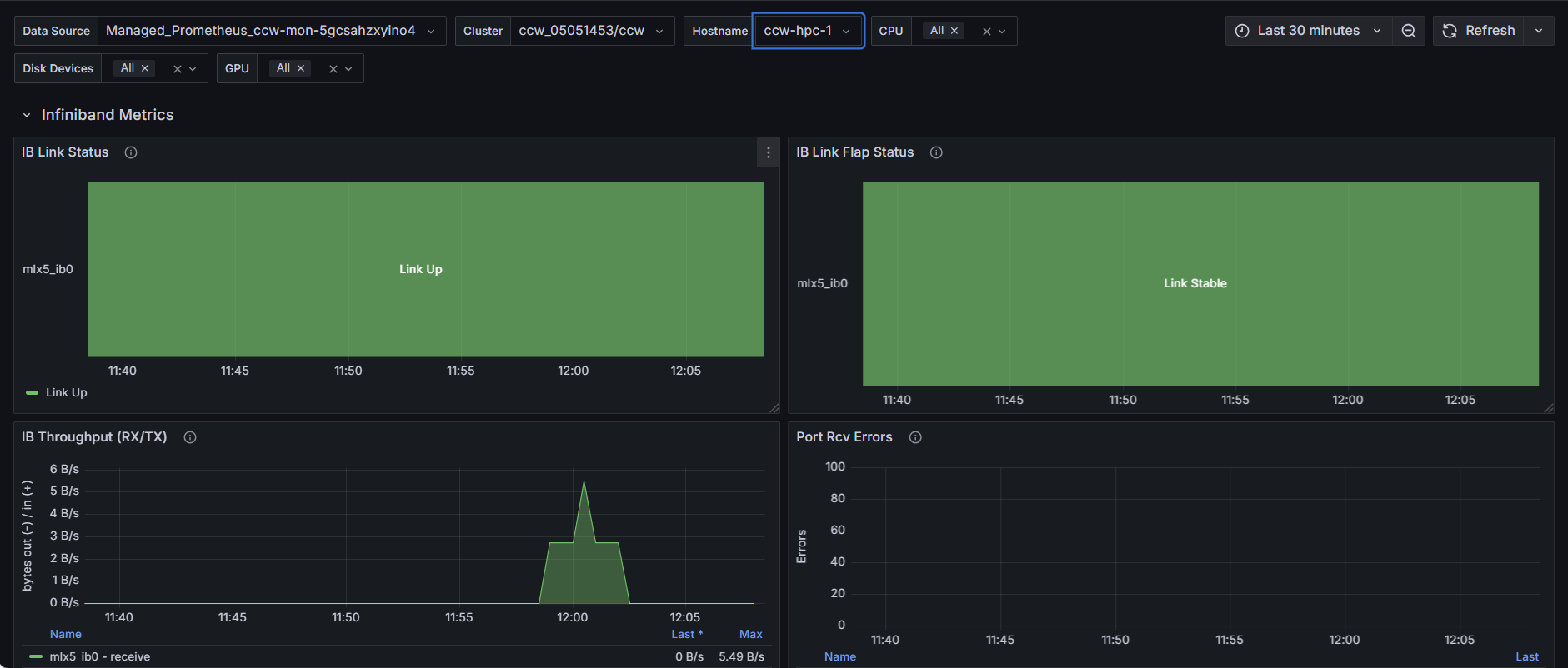
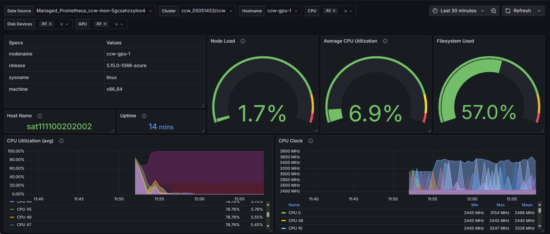
This dashboard monitors HPC nodes with extended GPU profiling metrics including SM activity, tensor core usage, FP16/32/64 pipeline utilization, plus InfiniBand and NVLink performance data.
Data source config
Collector config:
Upload an updated version of an exported dashboard.json file from Grafana
| Revision | Description | Created | |
|---|---|---|---|
| Download |
