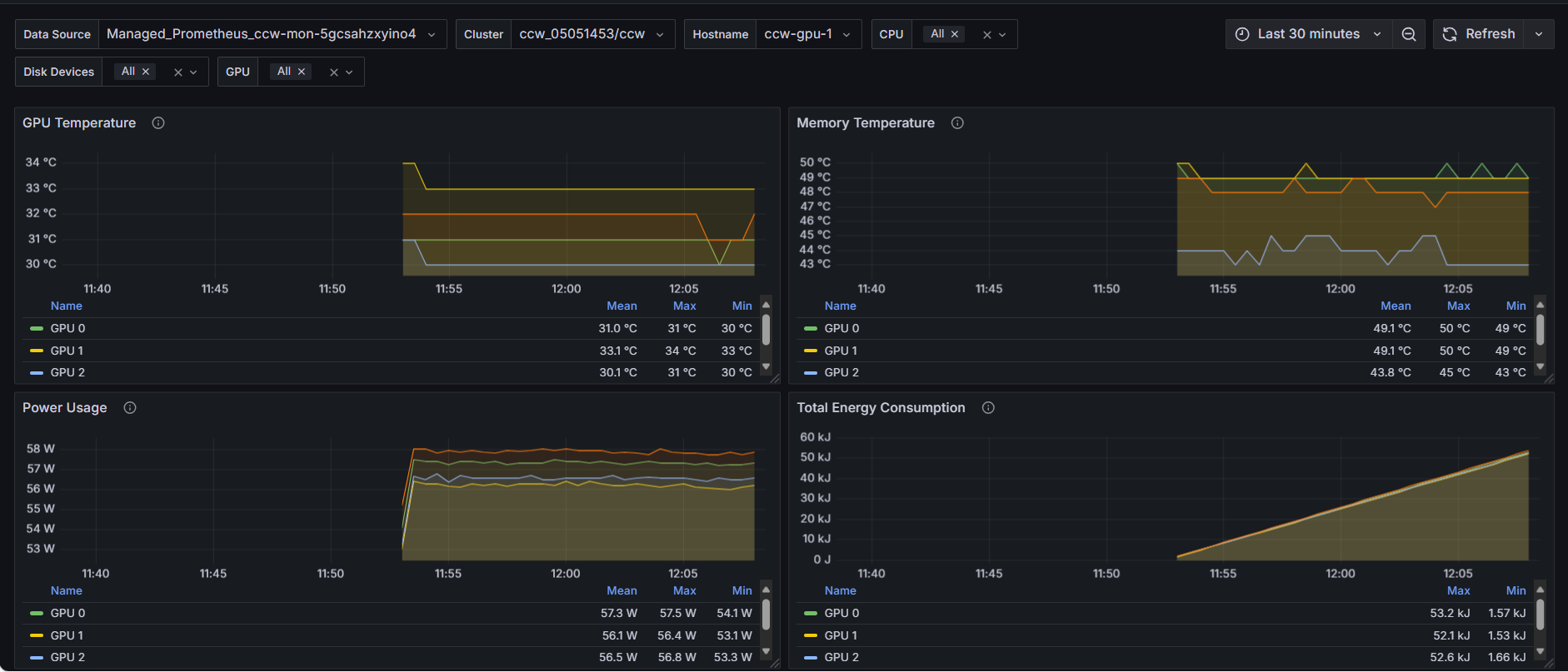
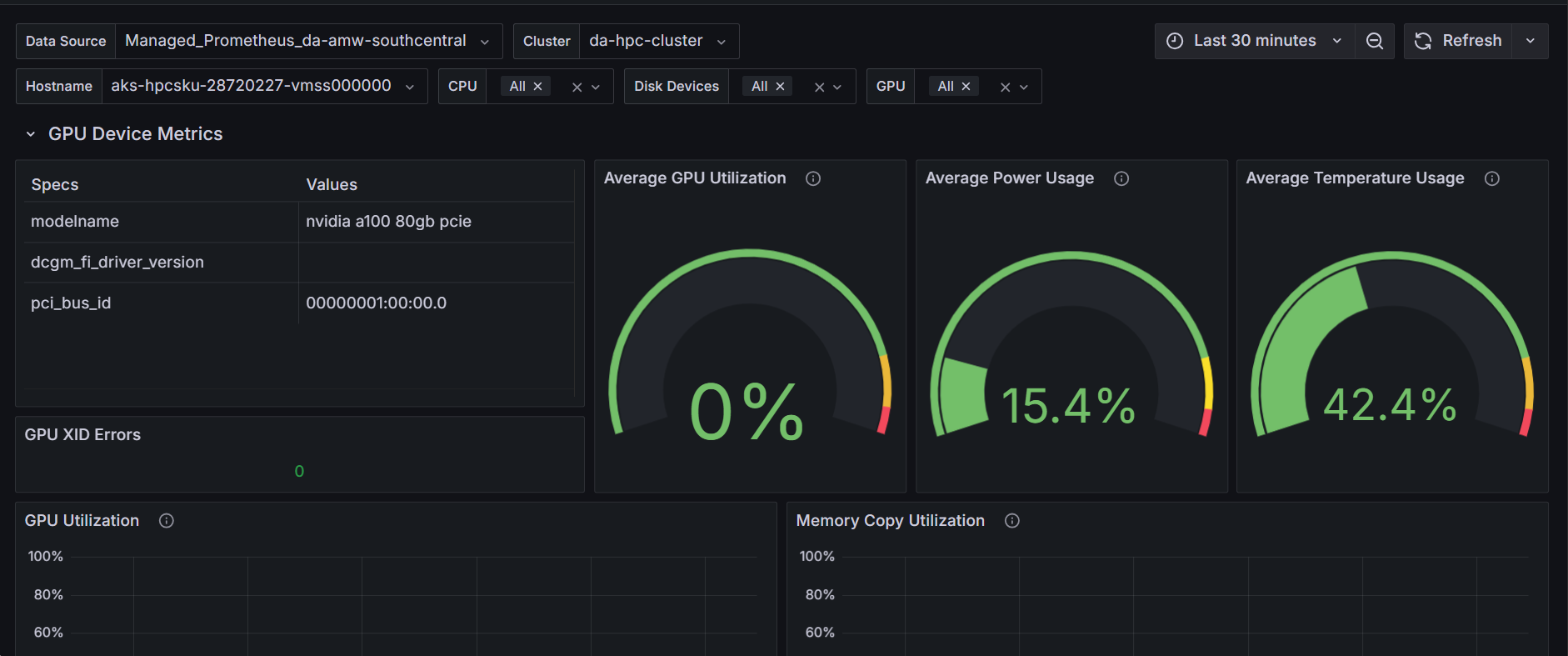
HPC / Combined Node, IB, GPU & NVLink Metrics Dashboard (w/o GPU Profiling)
This dashboard monitors HPC node performance by combining InfiniBand, GPU, and NVLink metrics for comprehensive interconnect and accelerator analysis.
Data source config
Collector config:
Upload an updated version of an exported dashboard.json file from Grafana
| Revision | Description | Created | |
|---|---|---|---|
| Download |
