Tailscale / Overview
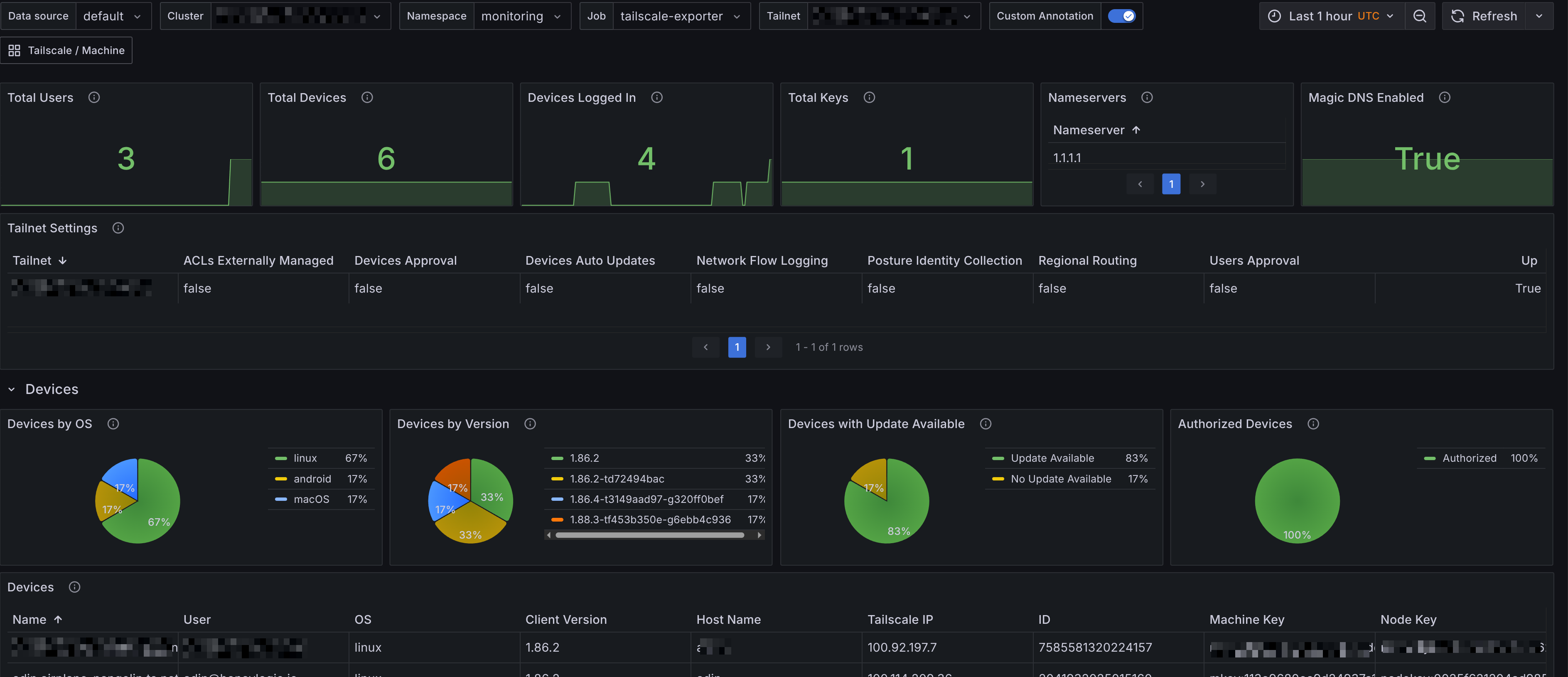
A dashboard that gives an overview of Tailscale API metrics. The dashboards were generated using [tailscale-mixin](https://github.com/adinhodovic/tailscale-exporter/tree/main/tailscale-mixin). Open issues and create feature requests in the repository.
A dashboard that gives an overview of Tailscale API metrics. The dashboards were generated using tailscale-mixin. Open issues and create feature requests in the repository.
Data source config
Collector config:
Upload an updated version of an exported dashboard.json file from Grafana
| Revision | Description | Created | |
|---|---|---|---|
| Download |
