Elastic Cloud Dashboard

Prometheus Elasticsearch Exporter with preconfigured dashboards.

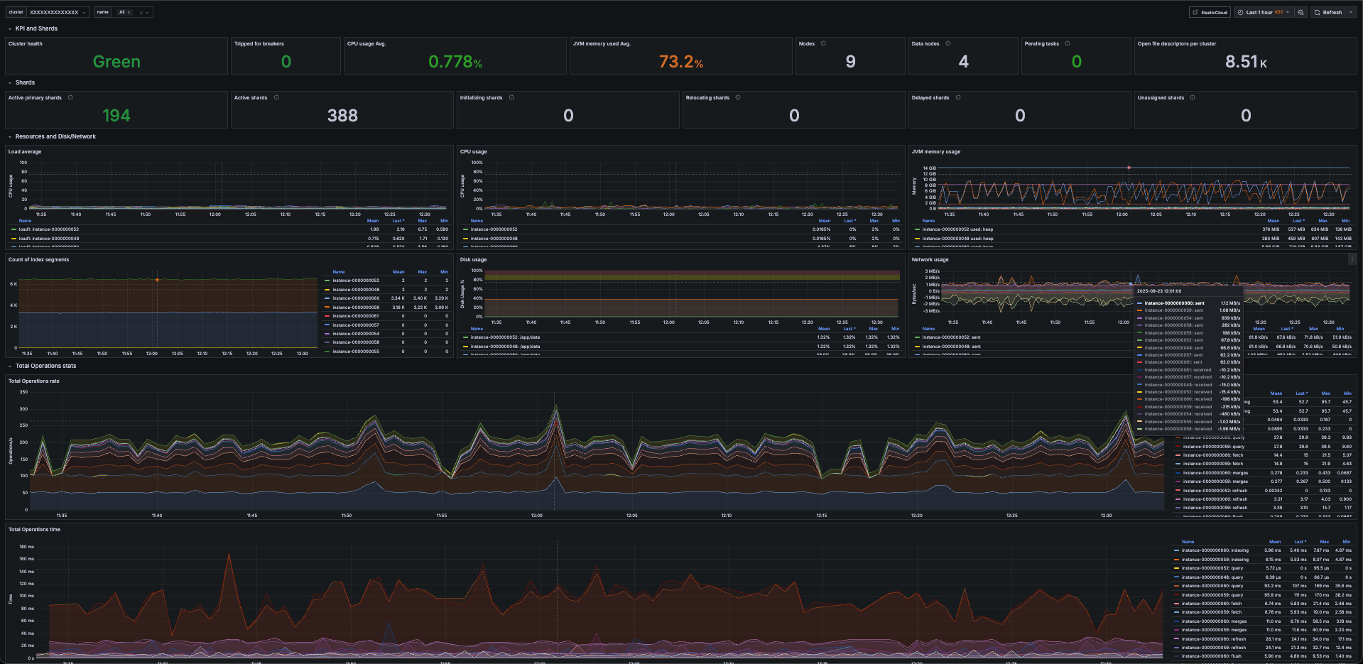
Elastic Cloud Dashboard screenshot 1

Overview

This dashboard uses elasticsearch-exporter to collect metrics from Elastic Cloud or self-hosted Elasticsearch clusters. It enables real-time visibility into search performance, cluster health, and resource utilization.

Features

Cluster health: status, active nodes, unassigned shards

Index metrics: search/query latency, indexing throughput, request errors

Node metrics: CPU, memory, JVM heap usage, GC activity

Alerts for shard imbalance and high error rates

Requirements

Running elasticsearch-exporter (Prometheus exporter for Elasticsearch)

Prometheus data source configured in Grafana

Network access from exporter to Elastic Cloud endpoint (with authentication)

Usage

Deploy elasticsearch-exporter with your Elastic Cloud endpoint and credentials.

Configure Prometheus to scrape the exporter.

Import this dashboard JSON into Grafana.

Revisions
RevisionDescriptionCreated

Get this dashboard

Import the dashboard template

or

Download JSON

Datasource
Dependencies