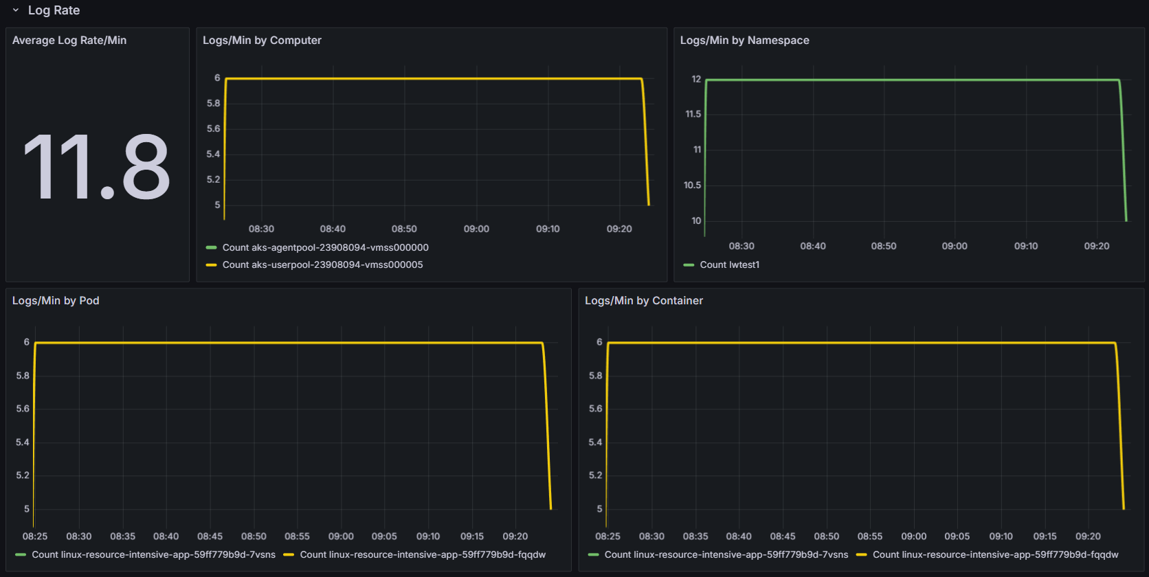
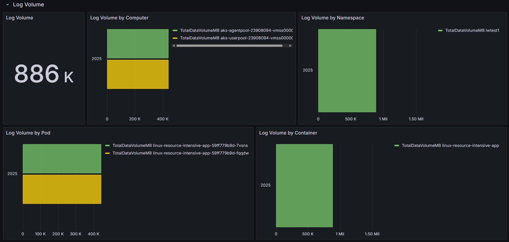
Azure / Insights / Containers / ContainerLogV2 Basic Tier Logs
Dashboard visualizing ContainerLogV2 records collected by Azure Monitor
Data source config
Collector config:
Upload an updated version of an exported dashboard.json file from Grafana
| Revision | Description | Created | |
|---|---|---|---|
| Download |
Azure Cosmos DB
With the Grafana plugin for Azure Cosmos DB, you can quickly visualize and query your Azure Cosmos DB data from within Grafana.
Learn more