Resource efficiency
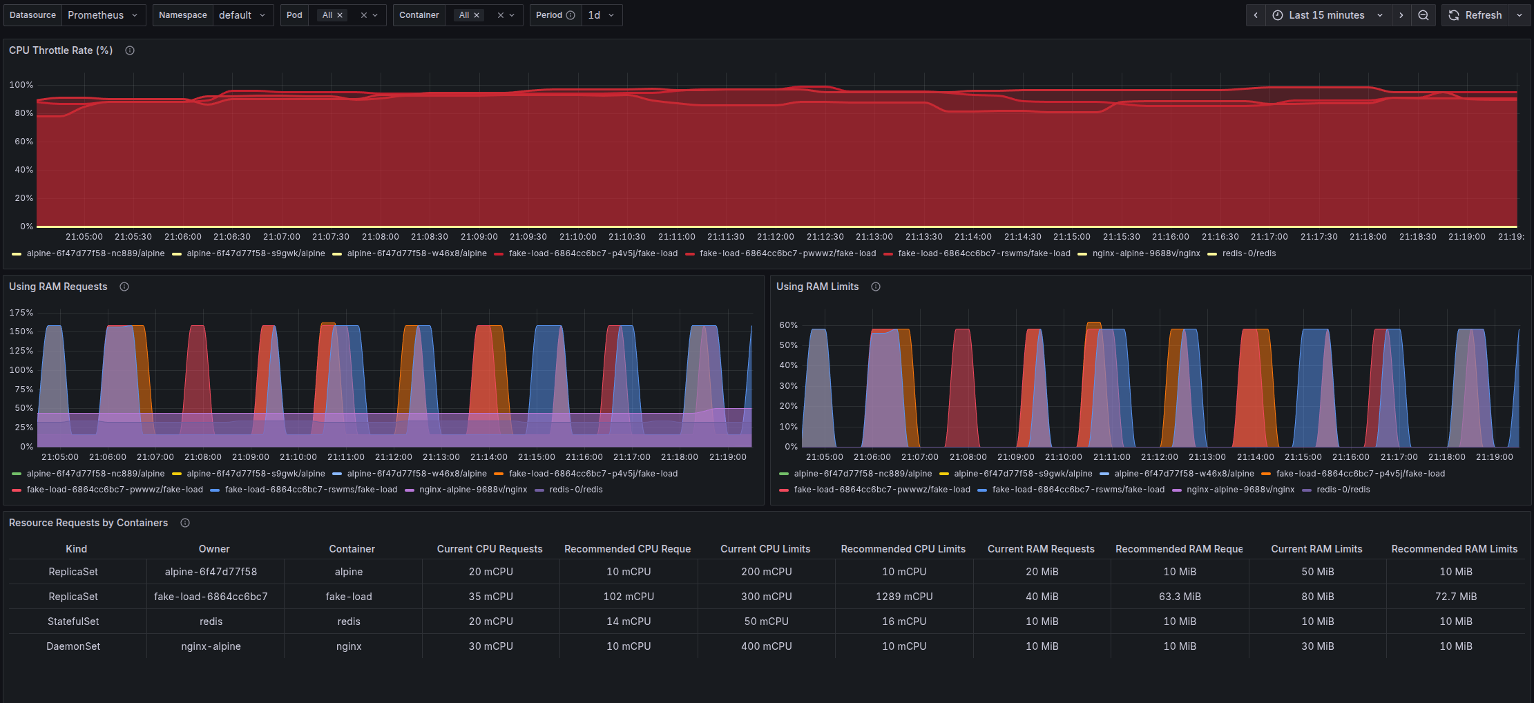
This dashboard shows how efficiently requested resources are used in a Kubernetes cluster.
Resource Efficiency Dashboard is a Grafana dashboard designed to monitor resource utilization efficiency in Kubernetes clusters. The dashboard visualizes the relationship between requested and actually used resources (CPU and RAM) for containers, which allows optimizing resource allocation and reducing infrastructure costs.
See my project on github.
Data source config
Collector config:
Upload an updated version of an exported dashboard.json file from Grafana
| Revision | Description | Created | |
|---|---|---|---|
| Download |
