Pods
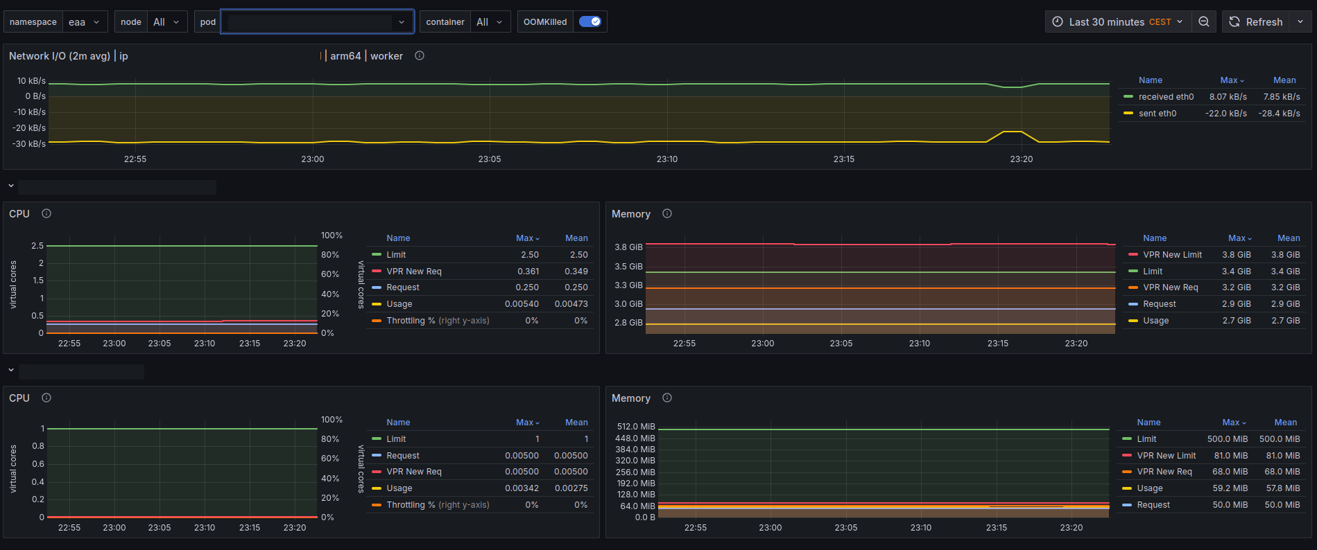
CPU/Memory/Network/ usage for pods and containers
Pods
This dashboard needs the kube state metrics to be scraped.
Data source config
Collector config:
Upload an updated version of an exported dashboard.json file from Grafana
| Revision | Description | Created | |
|---|---|---|---|
| Download |
