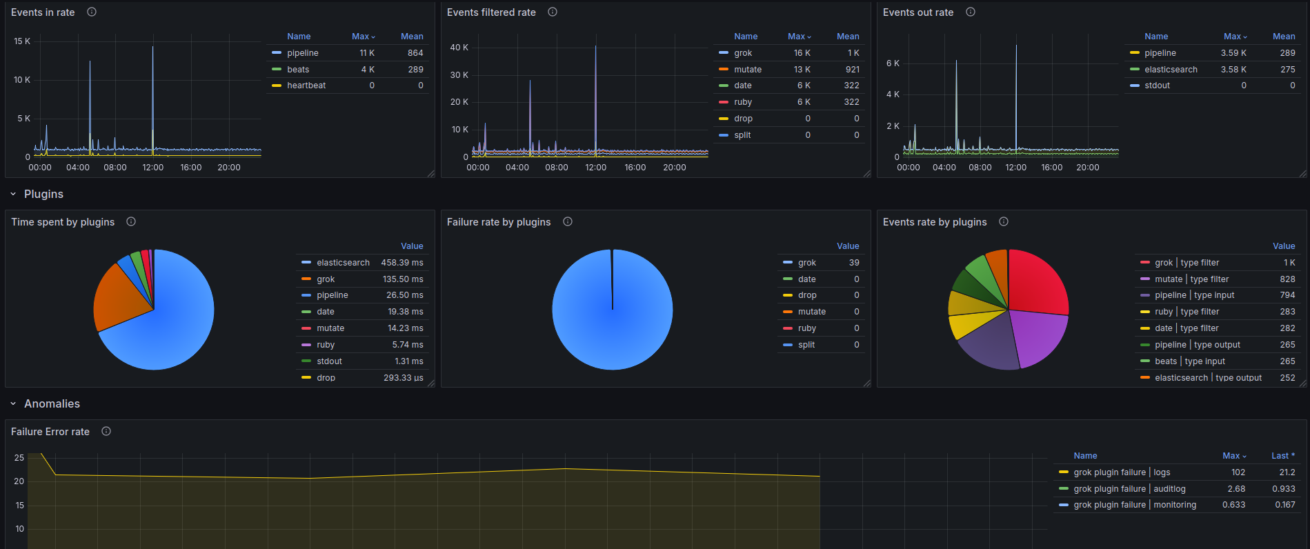
Logstash
Logstash monitoring via prometheus
Logstash
This dashboard needs the logstash exporter to be scraped.
Data source config
Collector config:
Upload an updated version of an exported dashboard.json file from Grafana
| Revision | Description | Created | |
|---|---|---|---|
| Download |
