AWS Bedrock Foundation Models
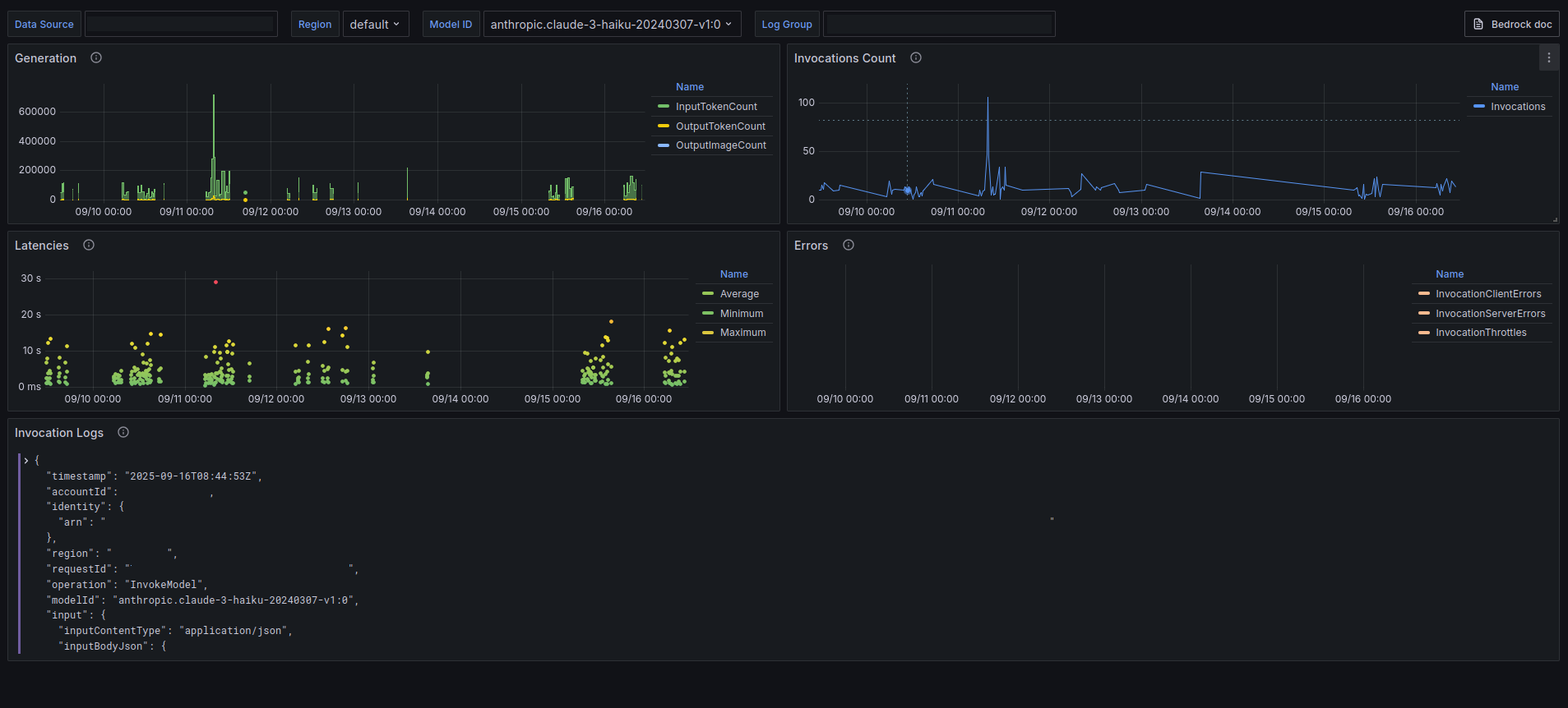
Visualize Amazon Bedrock metrics
AWS Bedrock Foundation Models
Amazon Bedrock is a fully managed service that offers a choice of high-performing foundation models (FMs) and tools to deploy and operate agents.
Data source config
Collector config:
Upload an updated version of an exported dashboard.json file from Grafana
| Revision | Description | Created | |
|---|---|---|---|
| Download |
AWS
Easily visualize and alert on more than 60 Amazon Web Services (AWS) resources using the fully managed Grafana Cloud platform.
Learn more