AWS Apache Airflow (MWAA)

Apache Airflow is an open-source workflow management platform for data engineering pipelines.

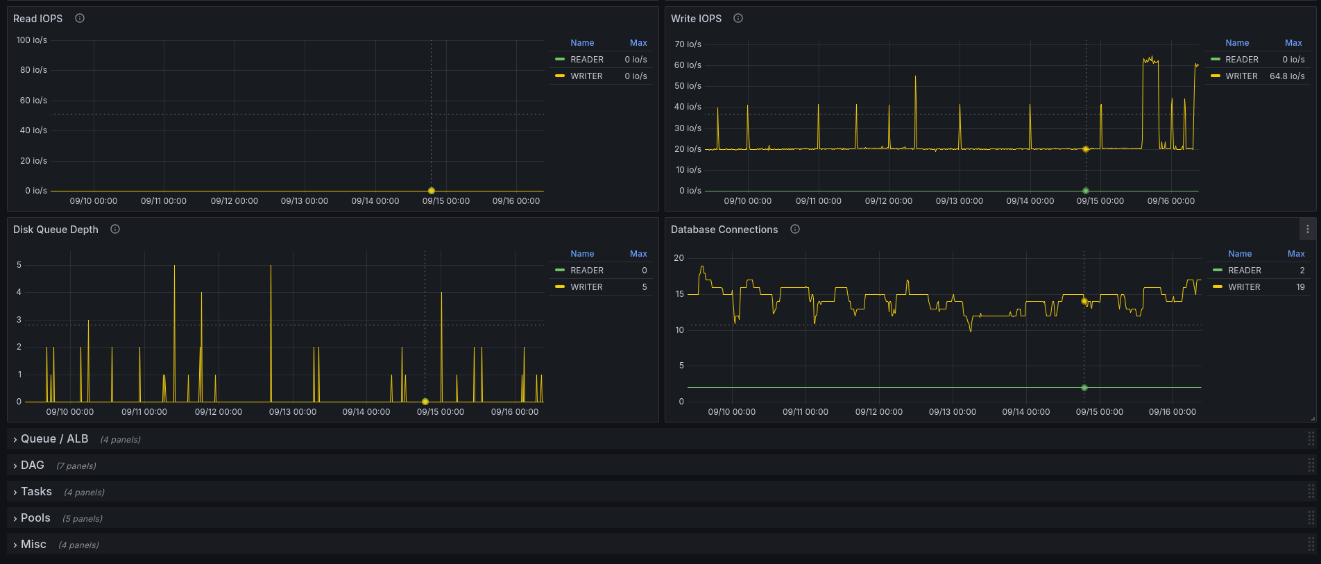
AWS Apache Airflow (MWAA) screenshot 1
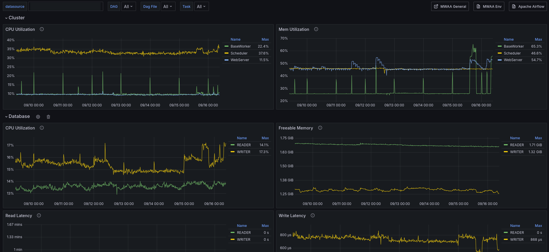
AWS Apache Airflow (MWAA) screenshot 2

AWS AirFlow

In addition to Apache Airflow metrics, you can monitor the underlying components of your Amazon Managed Workflows for Apache Airflow environments using CloudWatch, which collects raw data and processes data into readable, near real-time metrics. With these environment metrics, you will have greater visibility into key performance indicators to help you appropriately size your environments and debug issues with your workflows. These metrics apply to all supported Apache Airflow versions on Amazon MWAA.

Revisions
RevisionDescriptionCreated
Apache Airflow

Apache Airflow

by Grafana Labs
Grafana Labs solution

Easily monitor Apache Airflow, an open source platform for programmatically authoring, scheduling, and monitoring workflows, with Grafana Cloud's out-of-the-box monitoring solution.

Learn more

Get this dashboard

Import the dashboard template

or

Download JSON

Datasource
Dependencies