TSDuck - TR 101 290 Metrics
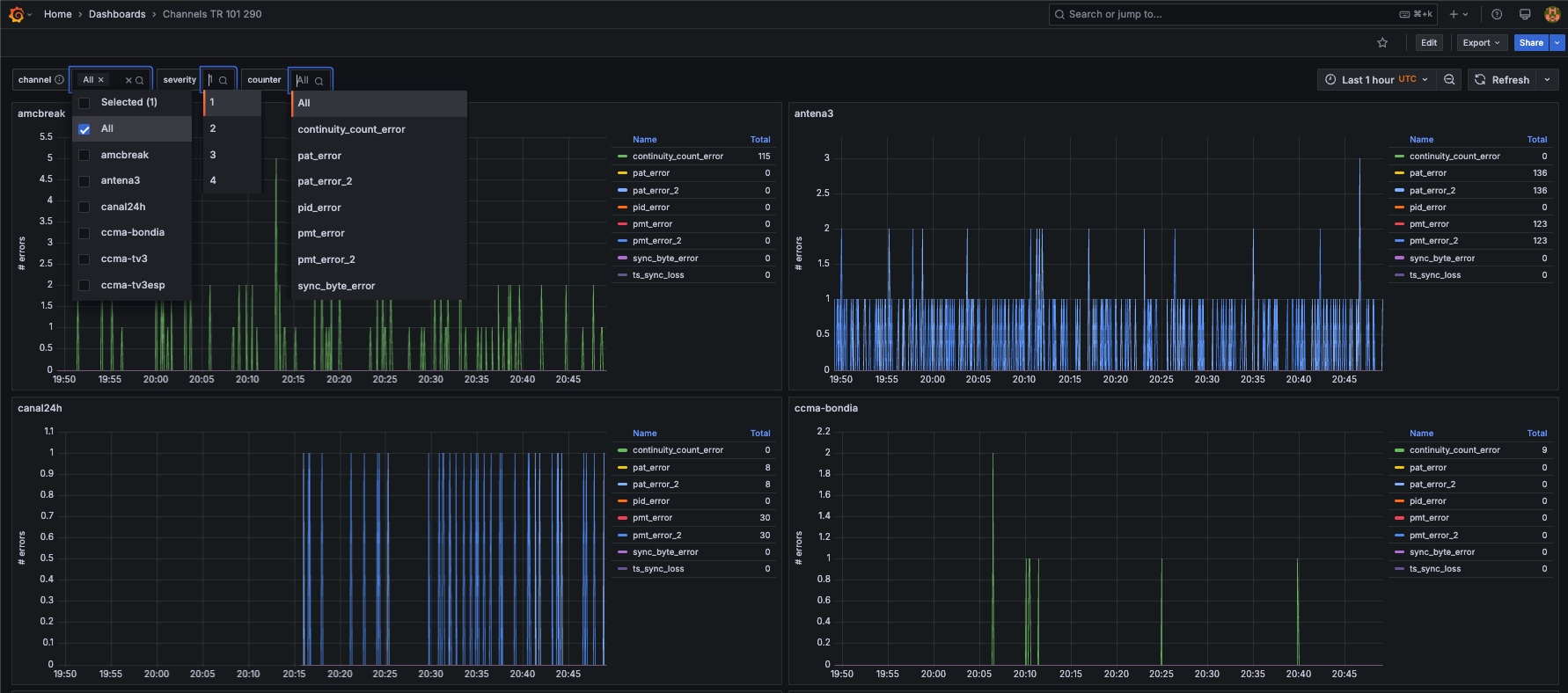
Monitoring Transport Stream TR 101 290 metrics with TSDuck (https://tsduck.io/) sent to influx, using the "influx" plugin with flags "--tag channel=xxx --tr-101-290" to differentiate metrics for each channel. Source InfluxDB, with bucket "tsmetrics" as default bucket for this dashboard.
The TSDuck - TR 101 290 Metrics dashboard uses the influxdb data source to create a Grafana dashboard with the timeseries panel.
Data source config
Collector type:
Collector plugins:
Collector config:
Revisions
Upload an updated version of an exported dashboard.json file from Grafana
| Revision | Description | Created | |
|---|---|---|---|
| Download |