Cilium Network Monitoring

Comprehensive Cilium network monitoring dashboard for Kubernetes clusters. Features instance filtering by Cilium instances (IP:port), endpoint state monitoring, BPF map usage, API performance metrics, and node connectivity status.

Cilium Network Monitoring screenshot 1
Cilium Network Monitoring screenshot 2
Cilium Network Monitoring screenshot 3
Cilium Network Monitoring screenshot 4

Cilium Network Monitoring Dashboard

This dashboard provides comprehensive monitoring for Cilium CNI in Kubernetes clusters.

Prerequisites

  • Cilium CNI installed and configured
  • Prometheus configured to scrape Cilium metrics
  • Cilium metrics enabled (default port 9962)

Configuration

  1. Import this dashboard into your Grafana instance
  2. Configure Prometheus as data source
  3. Replace the following variables with your actual node IPs:
    • NODE_IP_1 → Your first node IP
    • NODE_IP_2 → Your second node IP
    • NODE_IP_3 → Your third node IP
    • NODE_IP_4 → Your fourth node IP

Metrics Required

The dashboard uses the following Cilium metrics:

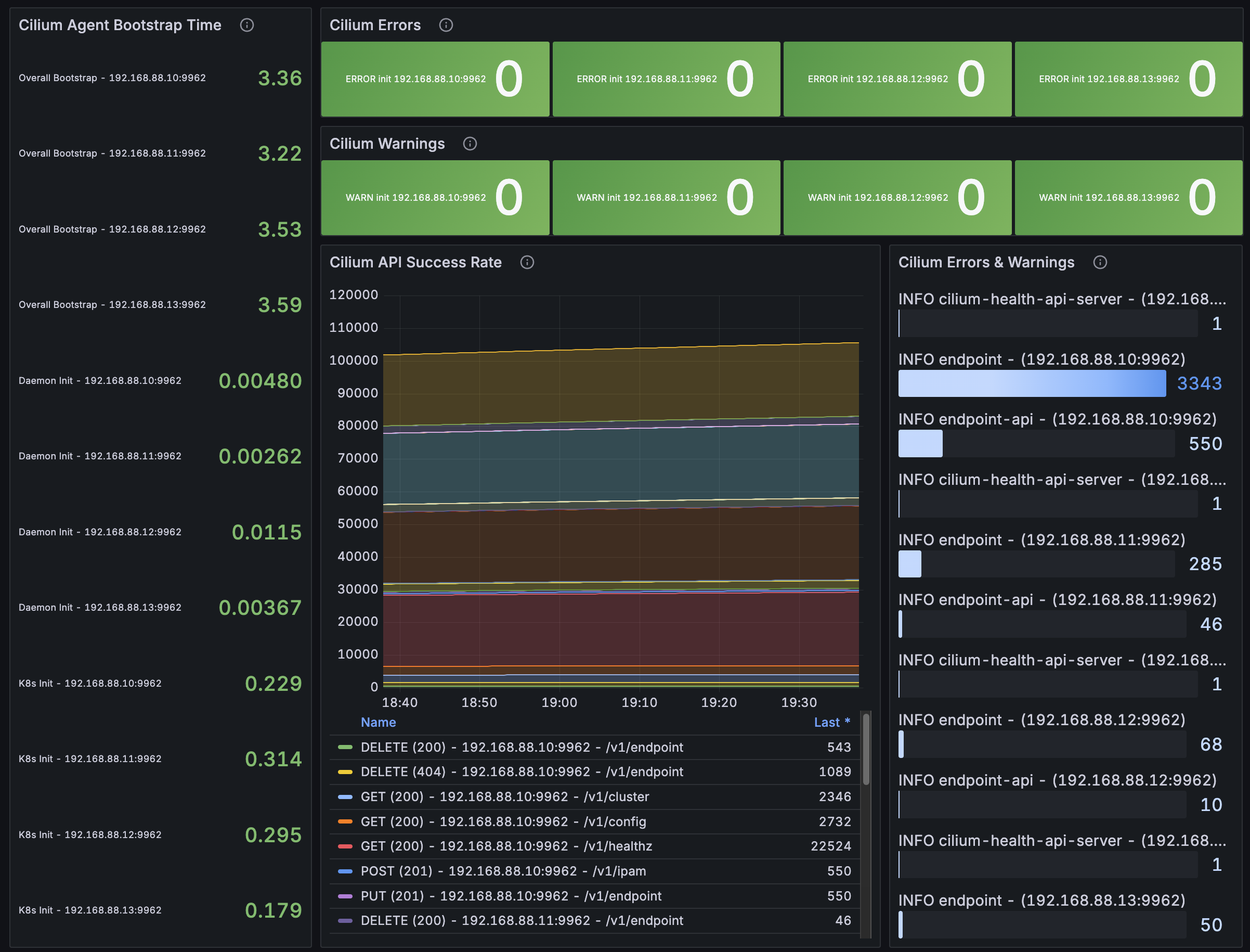
  • cilium_agent_bootstrap_seconds
  • cilium_errors_warnings_total
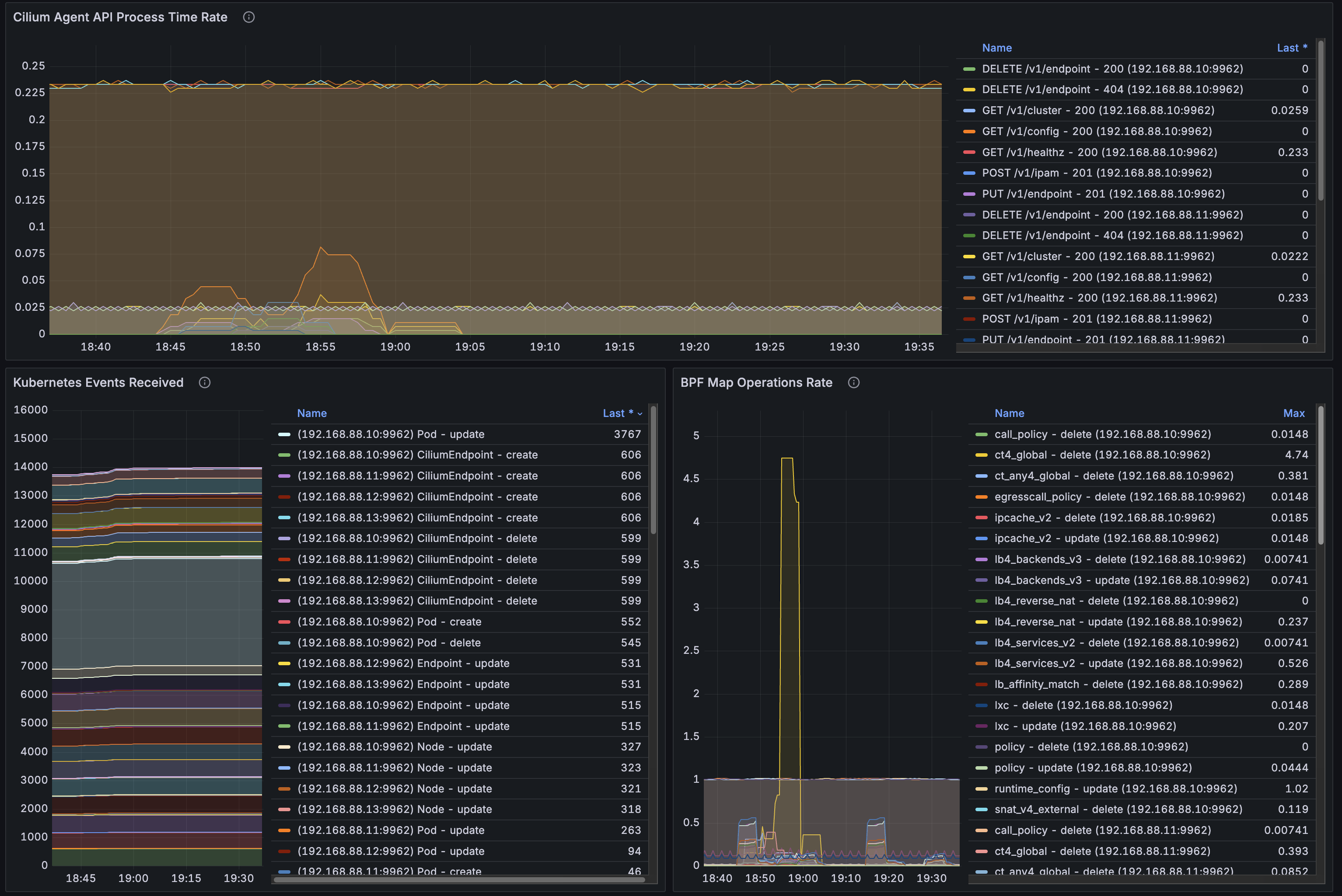
  • cilium_agent_api_process_time_seconds_count
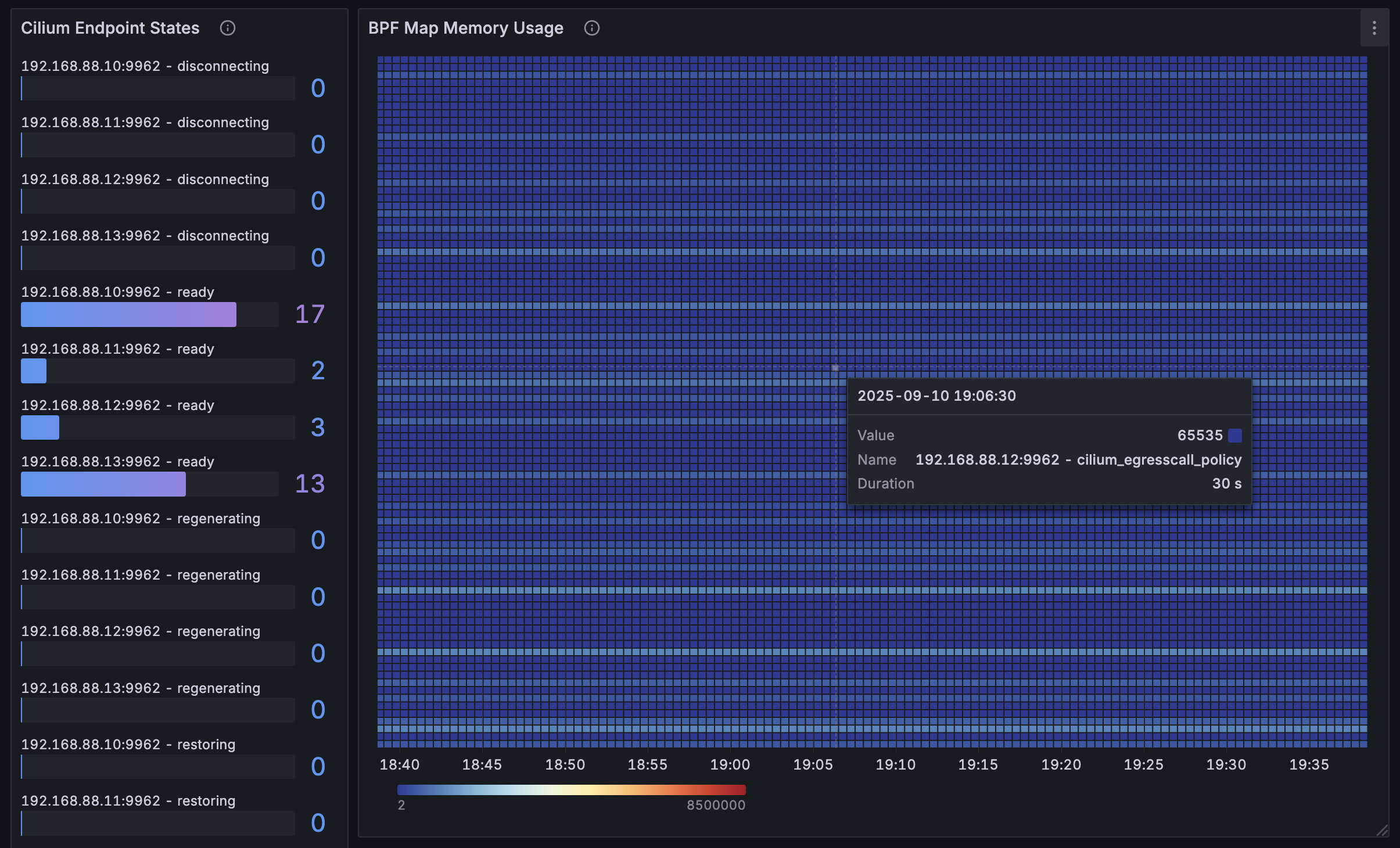
  • cilium_endpoint_state
  • cilium_bpf_map_capacity
  • cilium_kubernetes_events_received_total
  • cilium_bpf_map_ops_total
  • cilium_node_health_connectivity_status

Features

  • Bootstrap Monitoring: Track Cilium agent startup times
  • Error Tracking: Monitor errors and warnings across instances
  • API Performance: Track API response times and success rates
  • Endpoint States: Monitor endpoint readiness and regeneration
  • BPF Map Usage: Track memory usage of BPF maps
  • Node Connectivity: Monitor inter-node connectivity status

Dashboard Panels

  1. Cilium Agent Bootstrap Time - Startup performance
  2. Cilium Errors - Error count monitoring
  3. Cilium Warnings - Warning count monitoring
  4. Cilium API Success Rate - API performance
  5. Cilium Errors & Warnings - Combined error tracking
  6. Cilium Endpoint States - Endpoint status monitoring
  7. BPF Map Memory Usage - Memory utilization
  8. Cilium Agent API Process Time Rate - API latency
  9. Kubernetes Events Received - Event processing
  10. BPF Map Operations Rate - Map operation metrics 11-14. Node Health Connectivity - Per-node connectivity status
Revisions
RevisionDescriptionCreated
Cilium Enterprise

Cilium Enterprise

by Grafana Labs
Grafana Labs solution

Easily monitor your deployment of Cilium Enterprise with Grafana Cloud's out-of-the-box monitoring solution.

Learn more

Get this dashboard

Import the dashboard template

or

Download JSON

Datasource
Dependencies