Buoyant Enterprise for Linkerd HAZL Dashboard
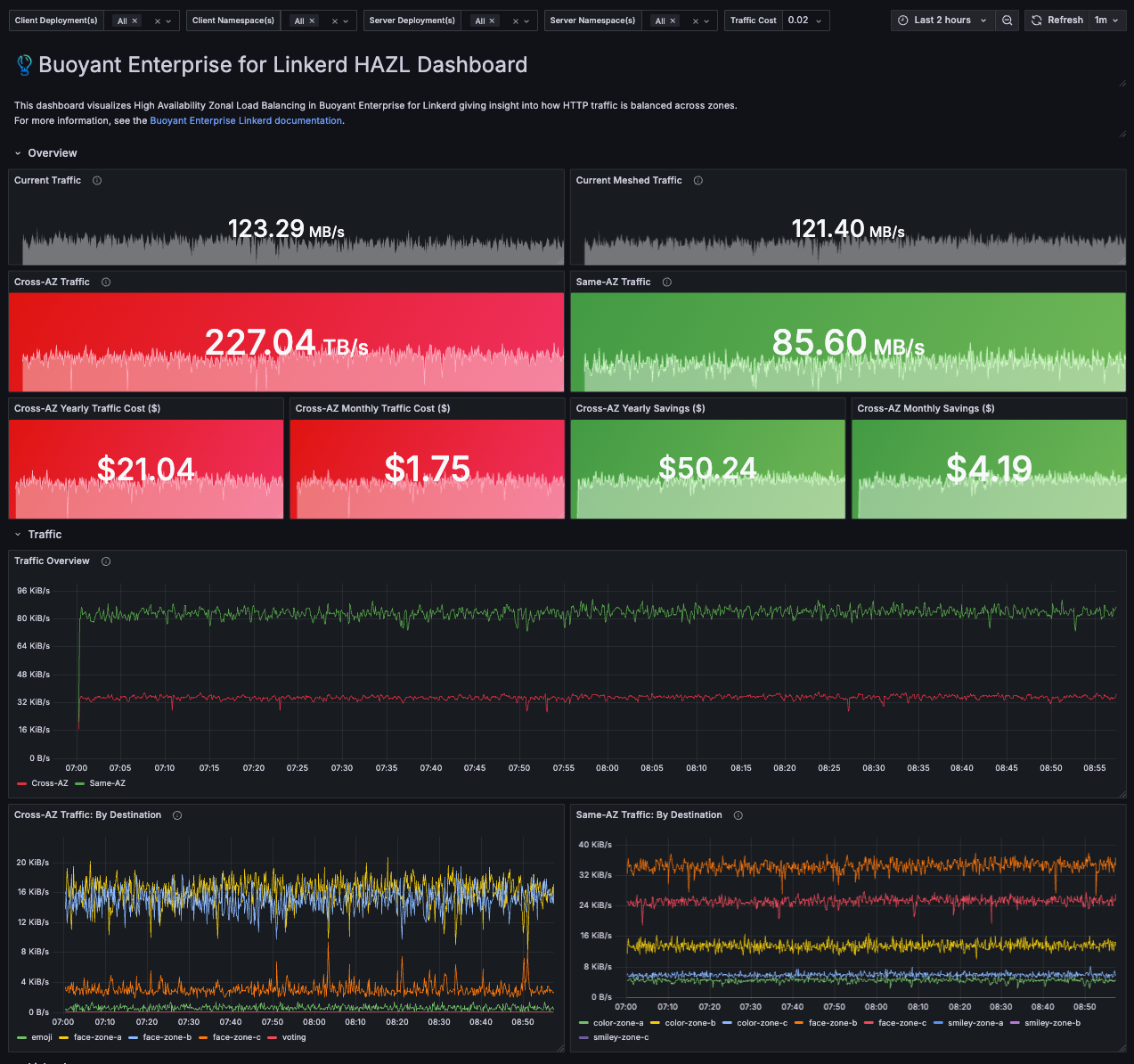
This dashboard centers on Linkerd Enterprise's High-Availability Zone Load Balancing (HAZL) feature, clearly visualizing cross-AZ traffic volume in GB/s and translating encrypted request rates per pod and per zone into annual cost estimates, highlighting how HAZL maintains reliability while minimizing cross-AZ delivery costs.
Data source config
Collector config:
Upload an updated version of an exported dashboard.json file from Grafana
| Revision | Description | Created | |
|---|---|---|---|
| Download |
Cilium Enterprise
Easily monitor your deployment of Cilium Enterprise with Grafana Cloud's out-of-the-box monitoring solution.
Learn more