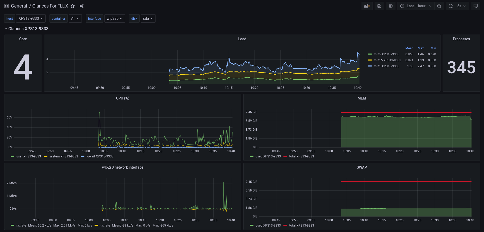
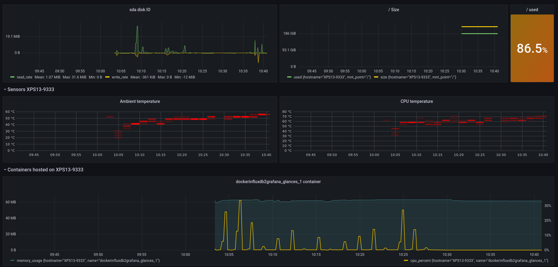
Glances
A Glances dashboard for Glances + InfluxDB2
Create a database called glances your InfluxDB server.
Configure your glances.conf file (influxdb2 section):
[influxdb2]
host=localhost
port=8086
protocol=http
org=nicolargo
bucket=glances
token=EjFUTWe8U-MIseEAkaVIgVnej_TrnbdvEcRkaB1imstW7gapSqy6_6-8XD-yd51V0zUUpDy-kAdVD1purDLuxA==
Start Glances (you can configure the InfluxDB server address in the Glances configuration file):
glances –export influxdb2
Import this Dashboard in Grafana (version 4 or higher for InfluxDB2)
Enjoy…
Data source config
Collector config:
Upload an updated version of an exported dashboard.json file from Grafana
| Revision | Description | Created | |
|---|---|---|---|
| Download |
