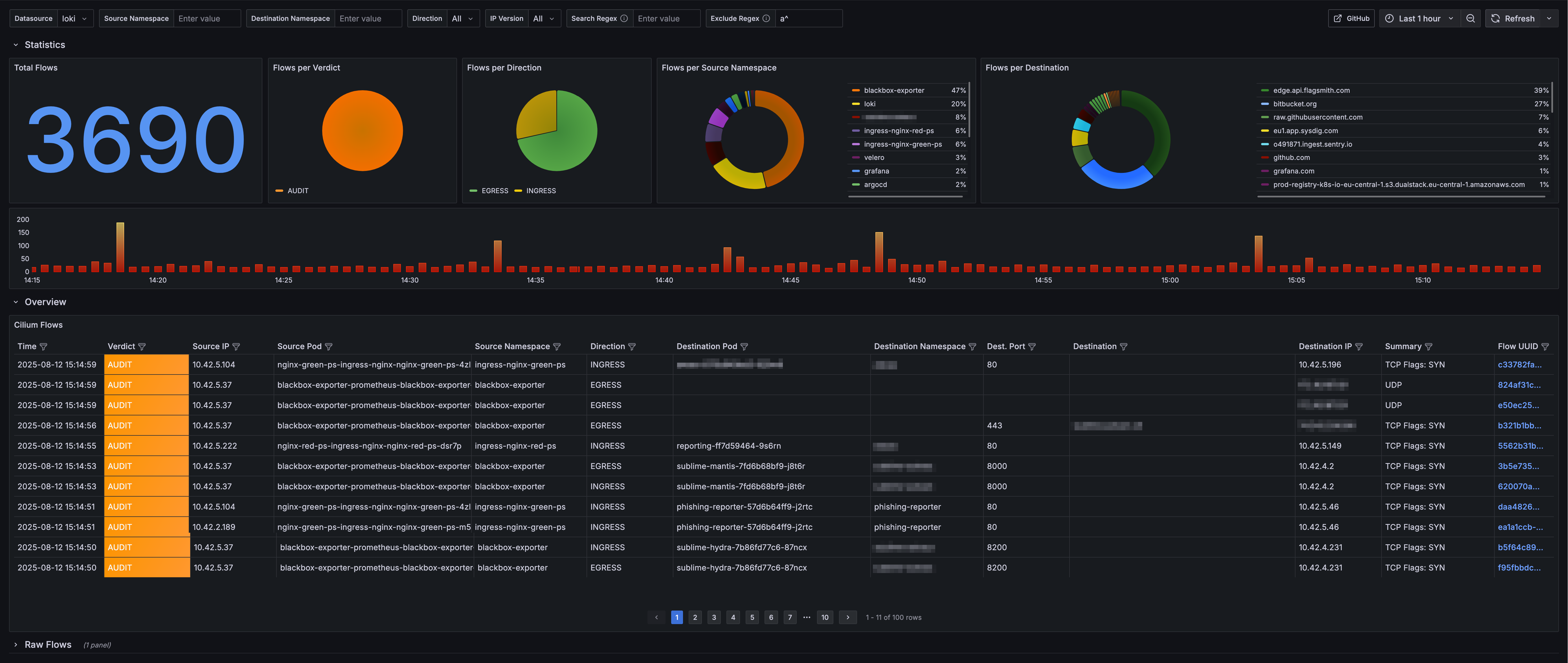
Cilium Flows - Hubble Observer

Grafana dashboard for Cilium Flows - Hubble Observer

Cilium Flows - Hubble Observer screenshot 1

The Hubble Observer is a small observability component that monitors network flows within Cilium.

More details: https://github.com/onzack/hubble-observer

Revisions
RevisionDescriptionCreated
Cilium Enterprise

Cilium Enterprise

by Grafana Labs
Grafana Labs solution

Easily monitor your deployment of Cilium Enterprise with Grafana Cloud's out-of-the-box monitoring solution.

Learn more

Get this dashboard

Import the dashboard template

or

Download JSON

Datasource
Dependencies