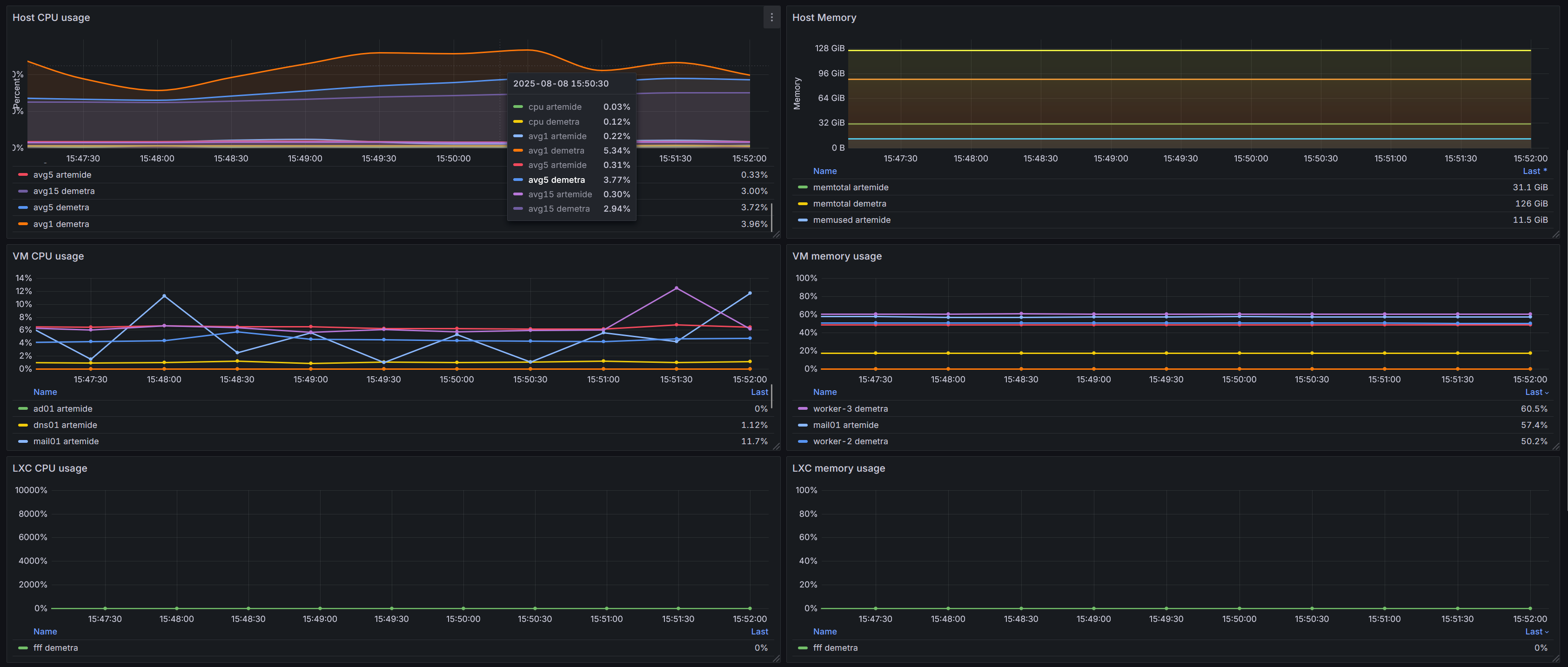
Proxmox VE Dashboard
Monitoring Proxmox with OpenTelemetry Grafana
Used https://grafana.com/grafana/dashboards/22559-proxmox-dashboard/ as reference, this dashboard uses the new OpenTelemetry metrics server from proxmox 9
Data source config
Collector config:
Upload an updated version of an exported dashboard.json file from Grafana
| Revision | Description | Created | |
|---|---|---|---|
| Download |
