Systemd exporter
Dashboard for prometheus systemd exporter
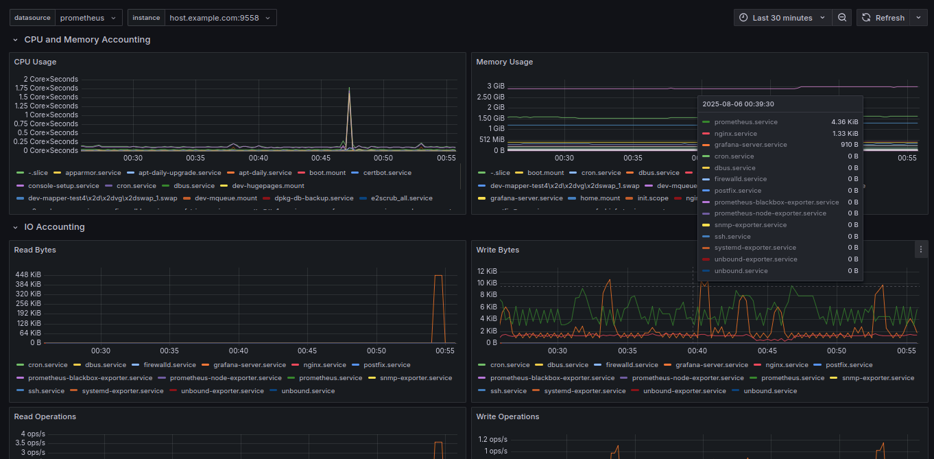
Fork of this dashboard for my fork of systemd_exporter, now with more cgroup accounting information.
Data source config
Collector config:
Upload an updated version of an exported dashboard.json file from Grafana
| Revision | Description | Created | |
|---|---|---|---|
| Download |
