Velero Overview
Stats for Velero backups
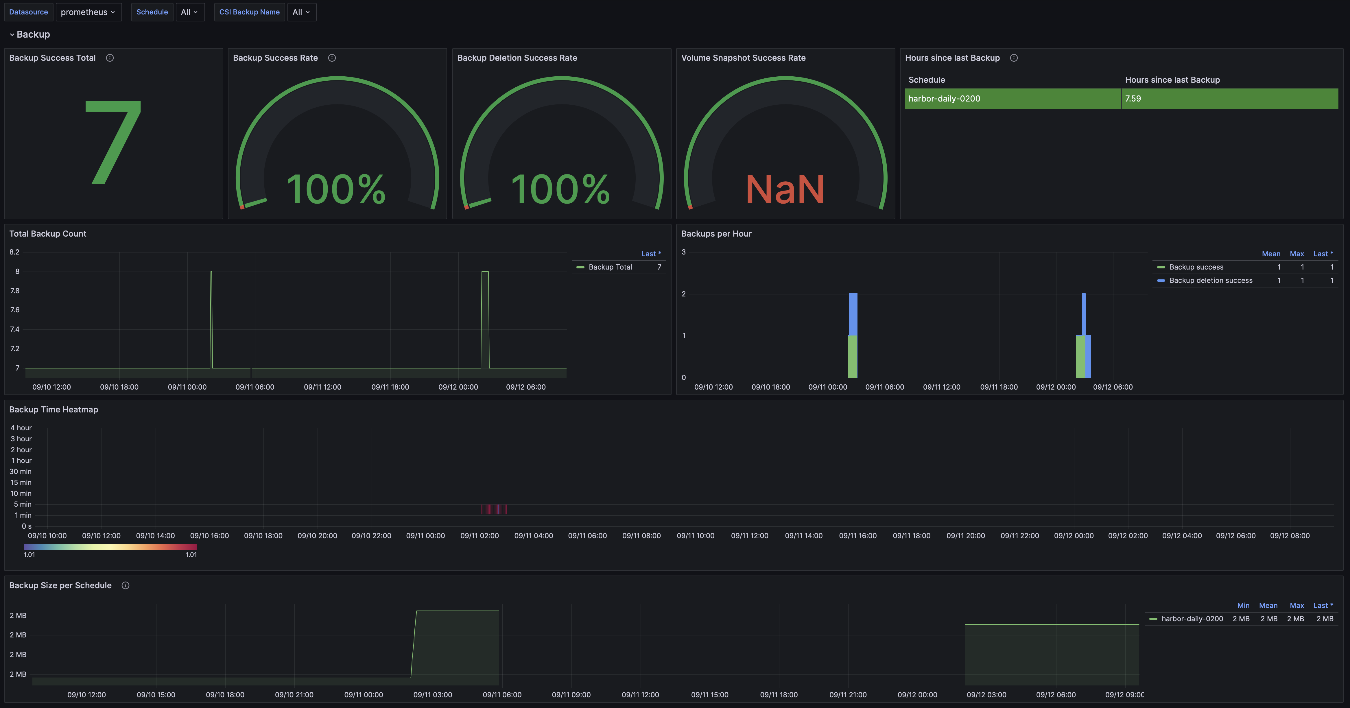
The Velero Overview dashboard uses the prometheus data source to create a Grafana dashboard with the gauge, heatmap, stat, table and timeseries panels.
Data source config
Collector type:
Collector plugins:
Collector config:
Revisions
Upload an updated version of an exported dashboard.json file from Grafana
| Revision | Description | Created | |
|---|---|---|---|
| Download |
Velero
Easily monitor Velero, an open source tool for backing up and migrating Kubernetes resources, with Grafana Cloud's out-of-the-box monitoring solution.
Learn more