Application Signals: Services
This dashboard helps visualize Service information from AWS using the Application Signals and CloudWatch plugins.
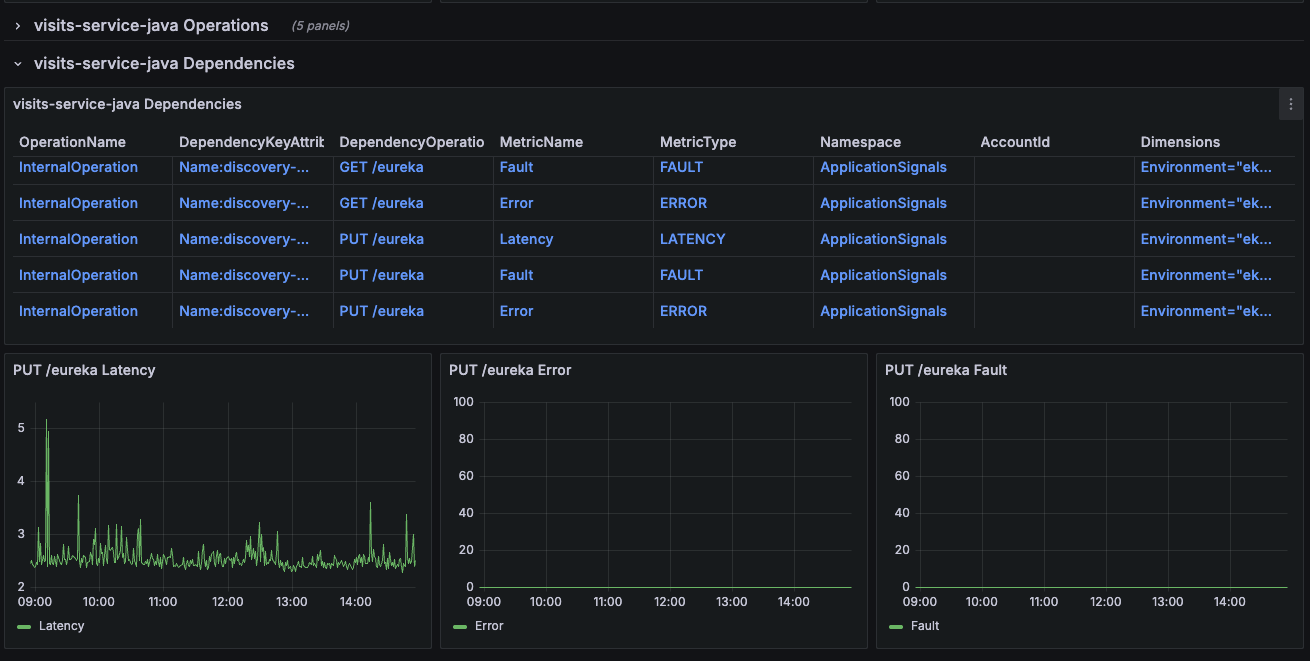
This dashboard helps visualize Service information from AWS using the Application Signals and CloudWatch plugins. For more information about Application Signals and how to enable it, see the AWS Application Signals docs. To use this dashboard, you need Appliction Signals set up in your AWS account and a CloudWatch and Application Signals (formerly X-Ray) data source.
Data source config
Collector config:
Upload an updated version of an exported dashboard.json file from Grafana
| Revision | Description | Created | |
|---|---|---|---|
| Download |
