Linkerd HAZL 대시보드
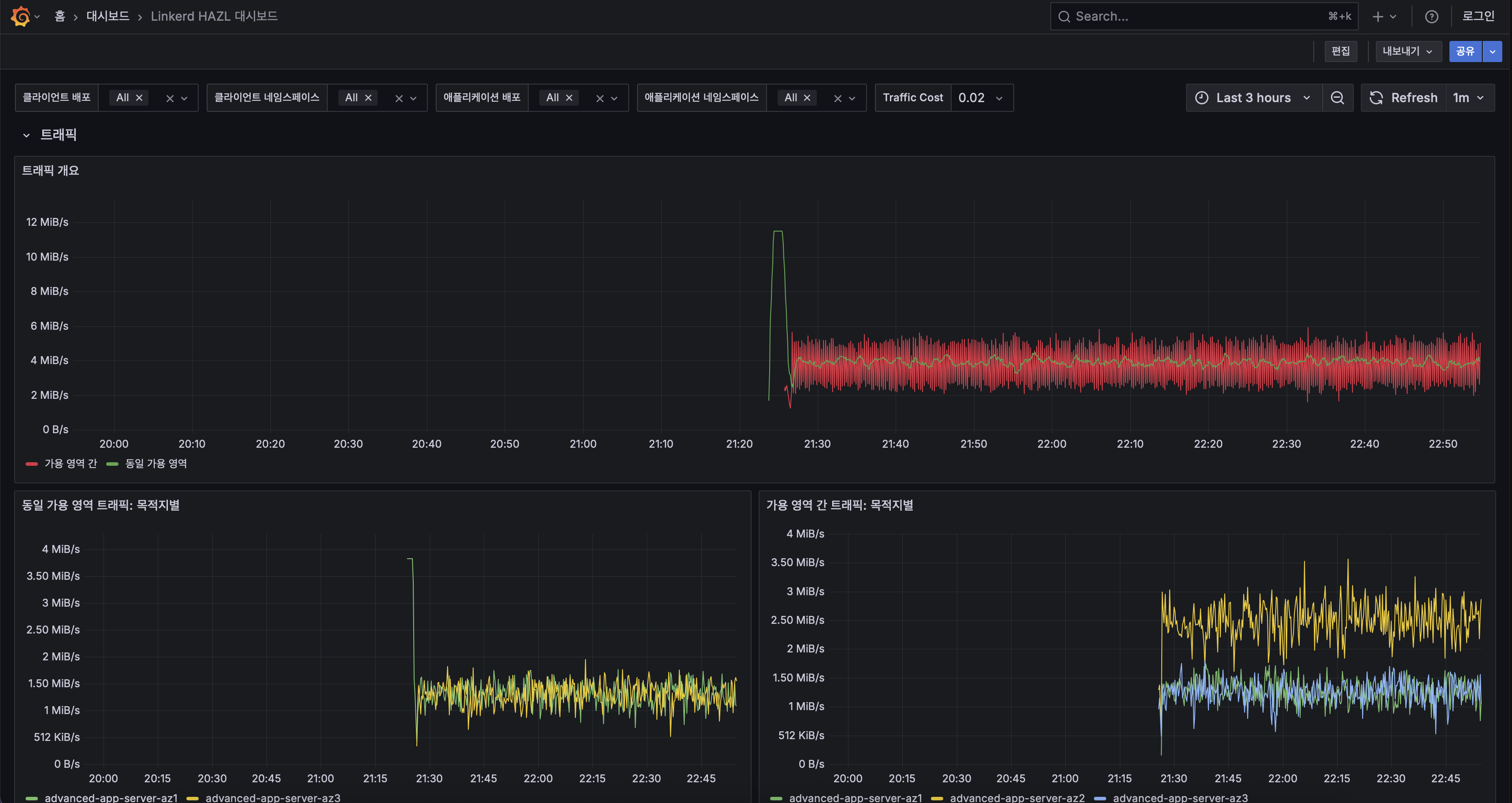
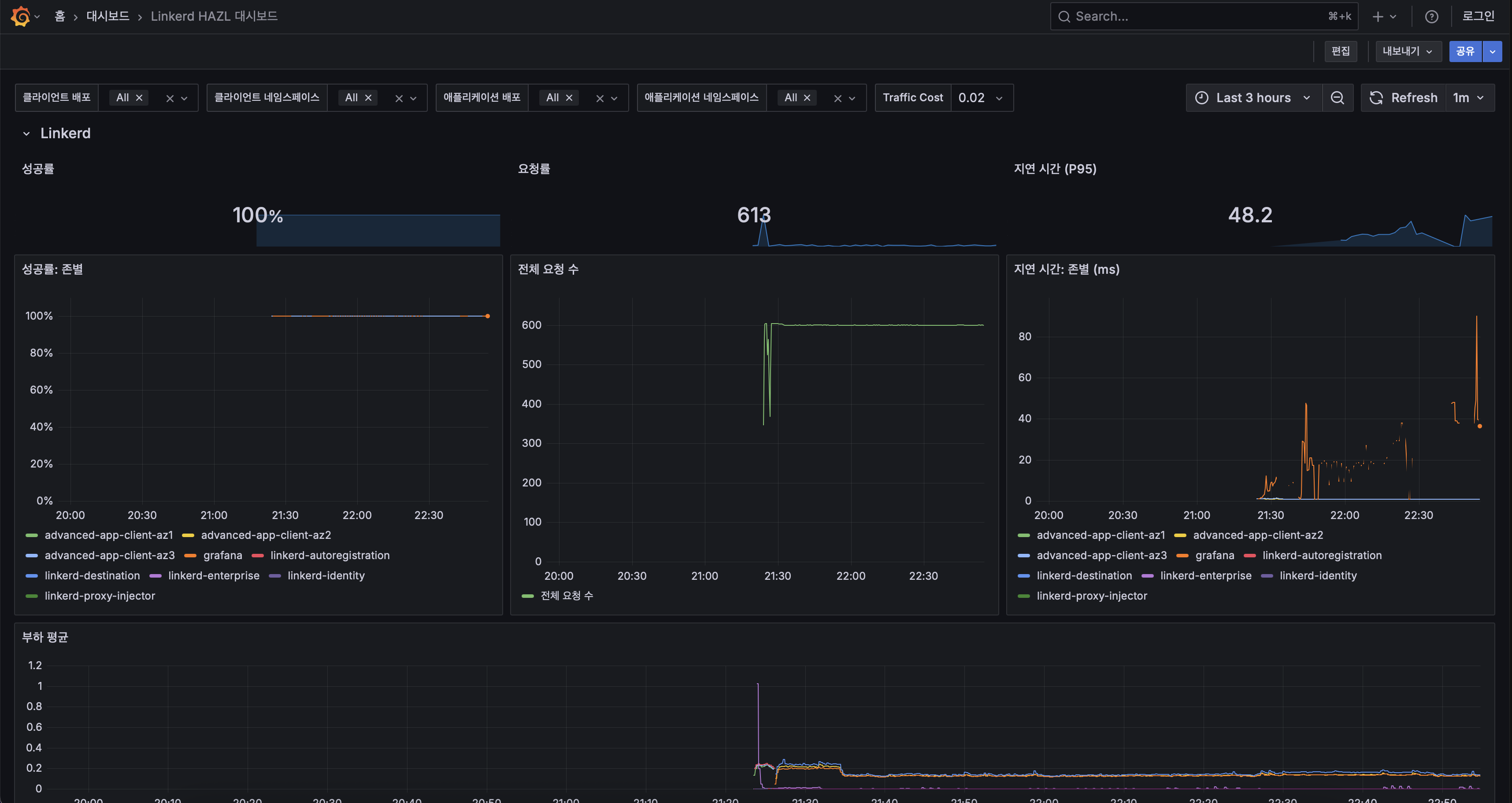
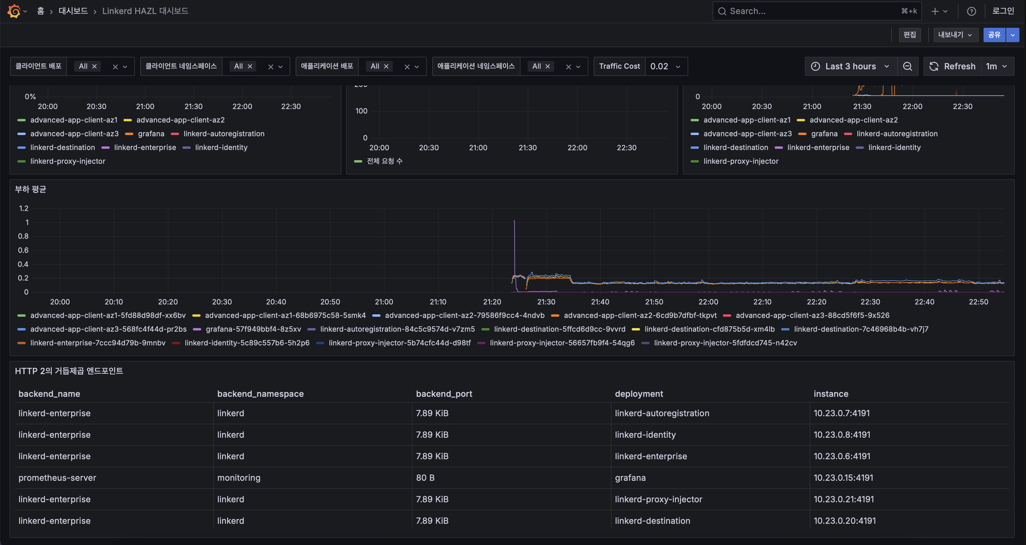
이 대시보드는 Linkerd Enterprise의 고가용성 존별 로드 밸런싱(HAZL) 기능에 중점을 두어 GB/s 단위의 교차 AZ 트래픽 볼륨을 명확하게 시각화하고, 각 파드 및 존별 암호화된 요청률을 연간 비용 추정치로 환산하여 HAZL이 신뢰성을 유지하면서 교차 AZ 송출 비용을 최소화하는 역량을 부각합니다.
Data source config
Collector config:
Upload an updated version of an exported dashboard.json file from Grafana
| Revision | Description | Created | |
|---|---|---|---|
| Download |
