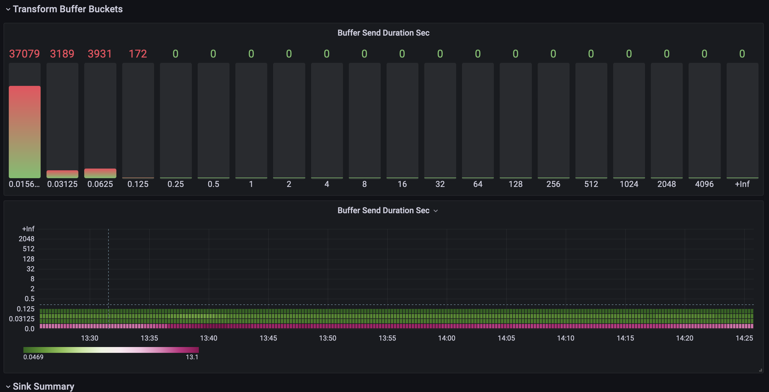
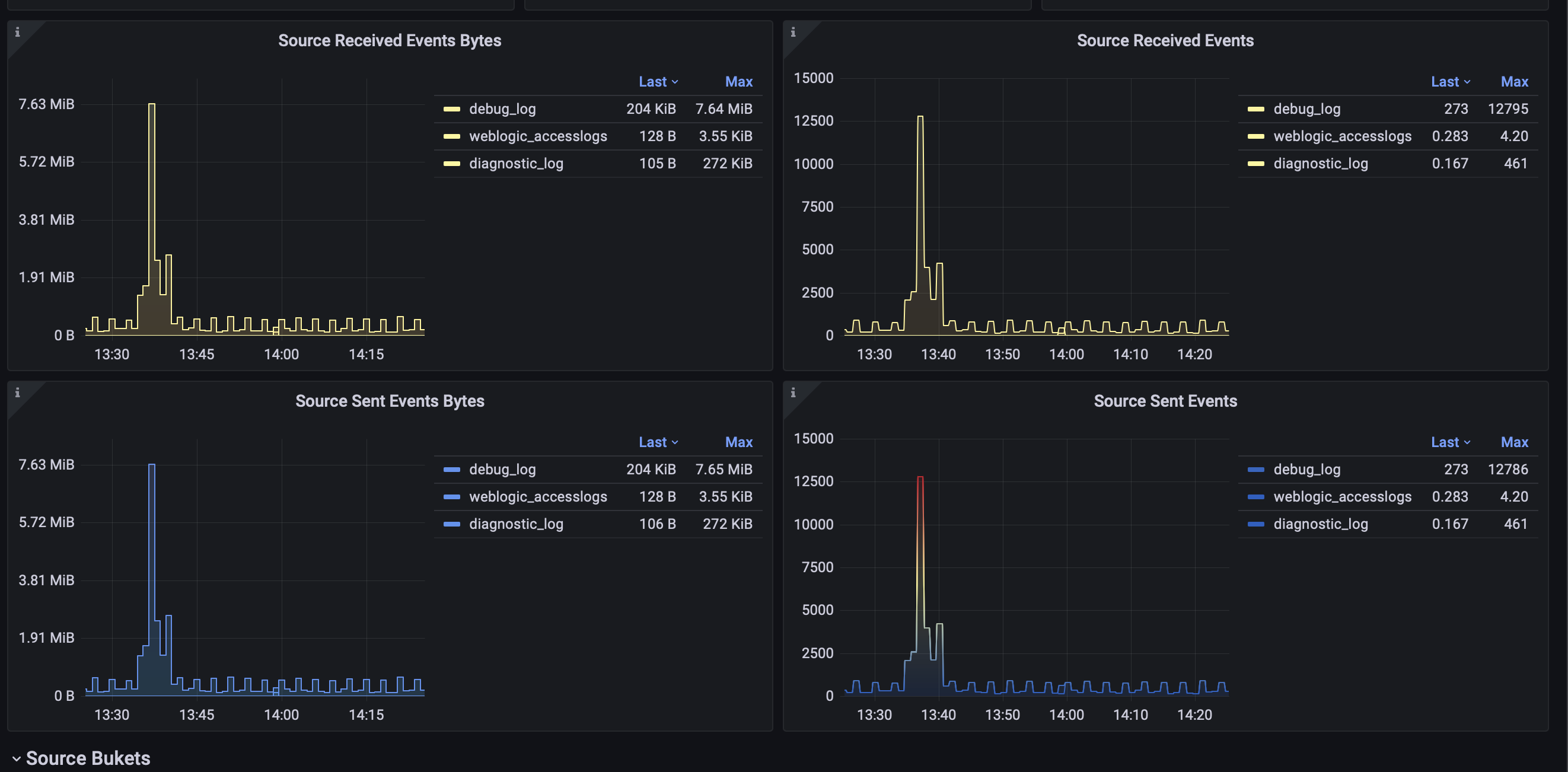
ELK / Vector.dev Monitoring
Maybe the most complete set of graphs for monitoring vector=)
You must config prometheus exporter for vector https://vector.dev/docs/reference/configuration/sinks/prometheus_exporter/
This dashboard for default exporter… works did not complete⦠may be I update this dashboard later⦠Enjoy current version! I will appreciate if you left review.
Data source config
Collector config:
Upload an updated version of an exported dashboard.json file from Grafana
| Revision | Description | Created | |
|---|---|---|---|
| Download |
