jmeter-dashboard-victoriametrics
Dashboard for Jmeter using Backend listener and VictoriaMetrics.
Dashboard for Jmeter using Backend listener and VictoriaMetrics.
Detailed information on GitHub.
This dashboard copies the functionality of jmeter-dashboard-influxdb. Rewritten for VictoriaMetrics with minor changes.
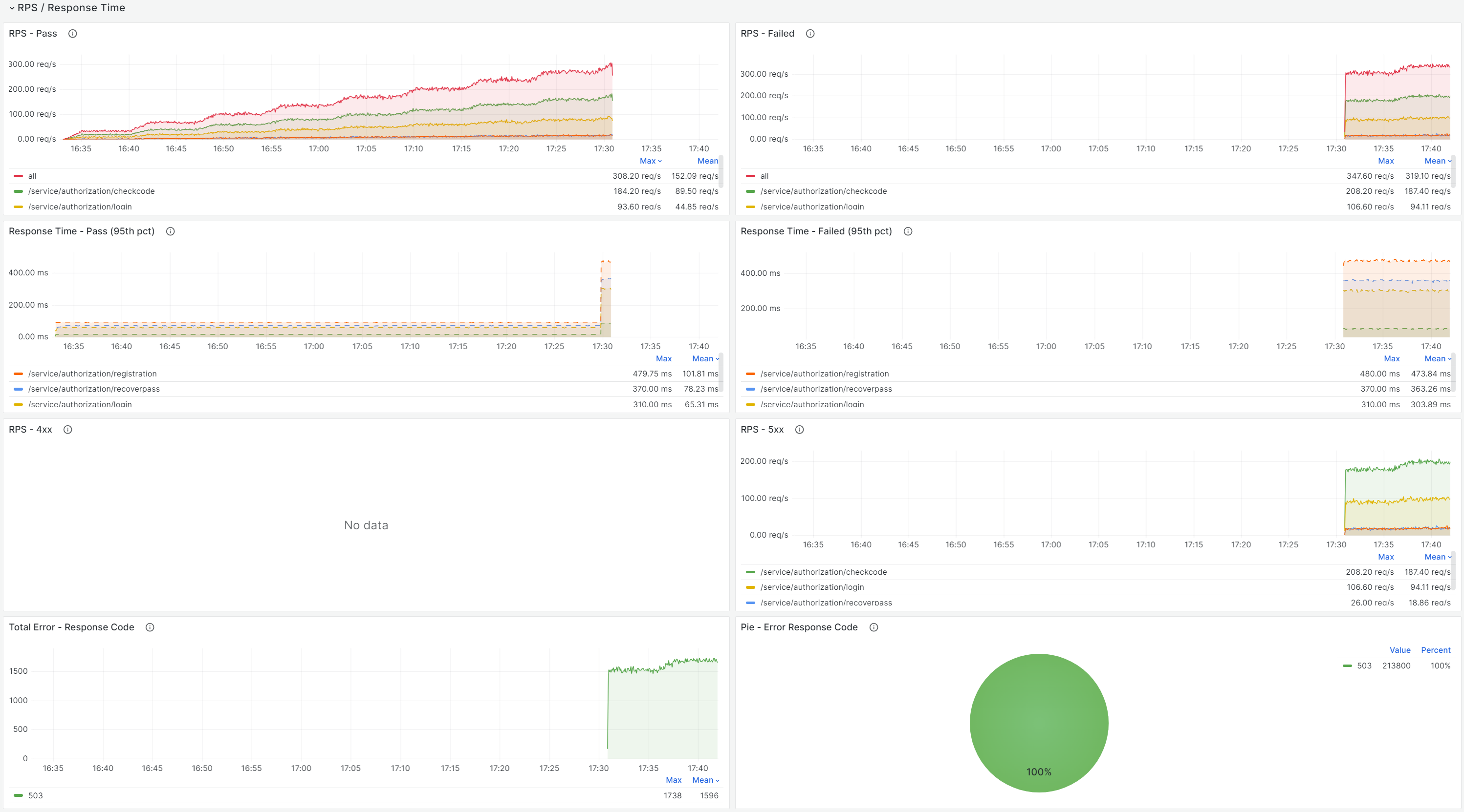
The dashboard contains:
- Run Test - status of running / completed tests
- Summary - basic information for analysis
- RPS / Response Times - successful and unsuccessful requests, response times
- Error - error information
- Transaction Table - request / transaction statistics
- Network Traffic - bytes received / bytes sent
Before running the test for the first time, you need to change the Backend Listener:
- Backend Listener implementation = InfluxdbBackendListenerClient
- measurement = jmeter --> the parameter value is used as a prefix to the name of the metrics.
- application = ${__TestPlanName} --> name jmx-file
- testTitle = ${__P(testTitle)} --> test title (property is passed at startup)
- eventTags = ${__time()} --> unique RunID
Note: the metric events_text is being written incorrectly in VictoriaMetrics (testTitle и eventTags).
For more information, see Description of the script for Jmeter.
Data source config
Collector config:
Upload an updated version of an exported dashboard.json file from Grafana
| Revision | Description | Created | |
|---|---|---|---|
| Download |
