Rocket.Chat MongoDB Single Node Overview

Rocket.Chat MongoDB Single Node Overview

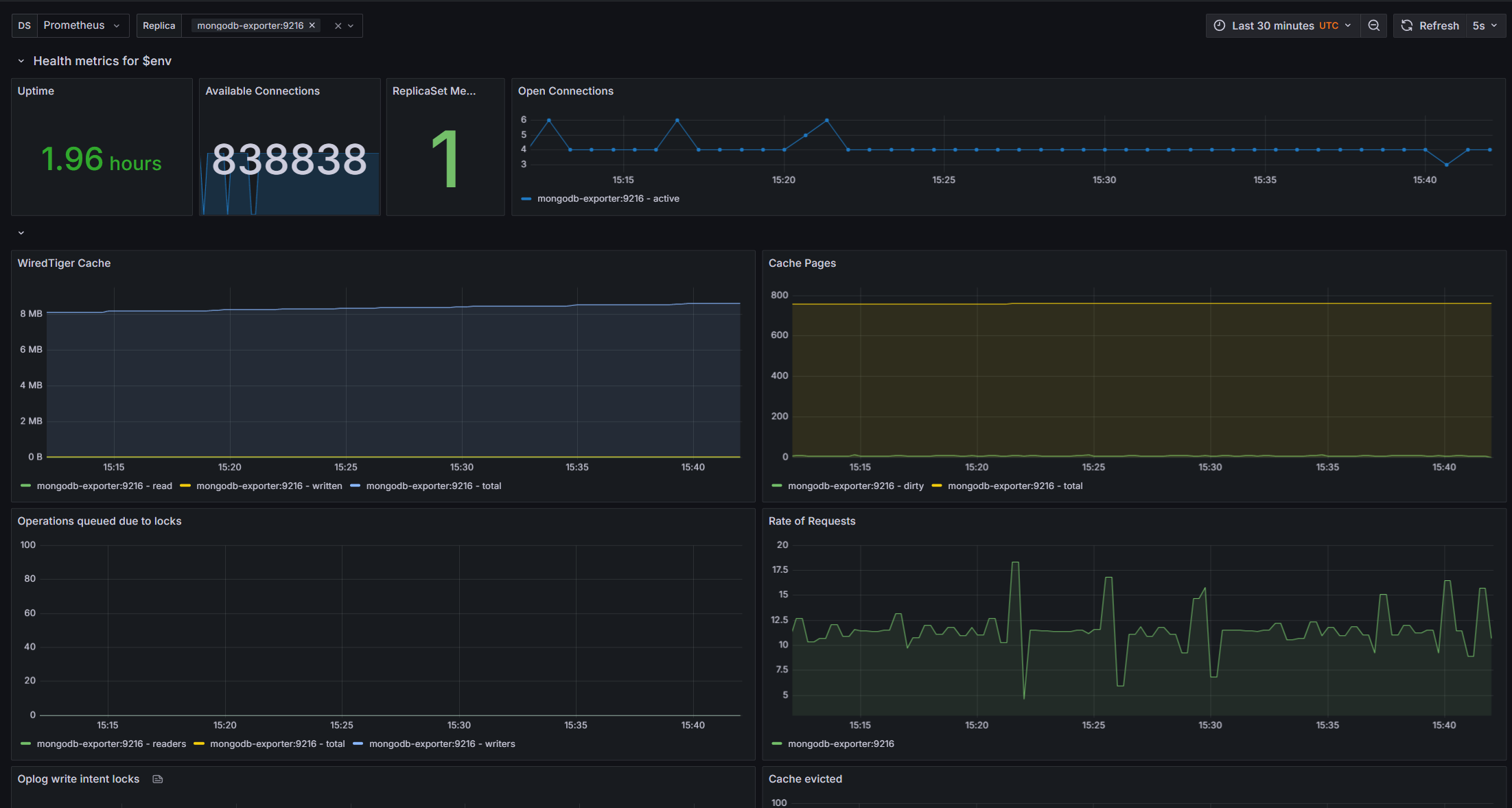
Rocket.Chat MongoDB Single Node Overview screenshot 1

Rocket.Chat MongoDB Single Node Overview

Revisions
RevisionDescriptionCreated
Linux Server

Linux Server

by Grafana Labs
Grafana Labs solution

Monitor Linux with Grafana. Easily monitor your Linux deployment with Grafana Cloud's out-of-the-box monitoring solution.

Learn more

Get this dashboard

Import the dashboard template

or

Download JSON

Datasource
Dependencies