JupyterHub Stats
Monitor JupyterHub and Single User Servers
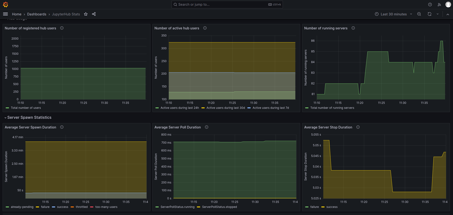
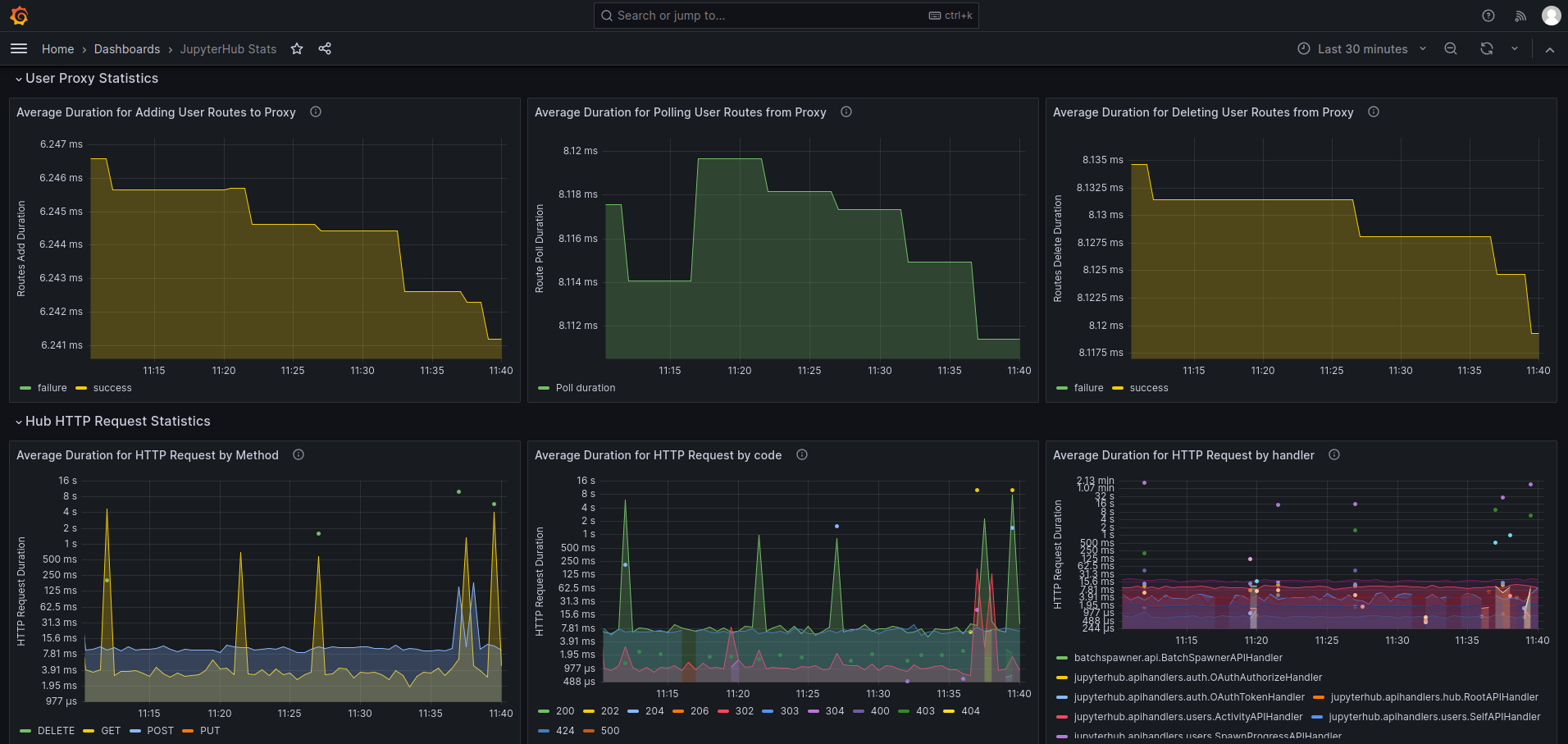
Dashboard to show the Prometheus metrics exported by JupyterHub instances for both Hub and single user servers.
The following config must be included in the JupyterHub config to enable metrics endpoint:
# Create a service to scrape prometheus metrics
c.JupyterHub.services = [
{
"name": "service-prometheus",
"api_token": <api_token>,
},
]
# Add a service role to scrape prometheus metrics
c.JupyterHub.load_roles += [
{
"name": "service-metrics-role",
"description": "access metrics",
"scopes": [
"read:metrics",
],
"services": [
"service-prometheus",
],
}
]For the Prometheus server, a typical scrape config will look like:
scrape_configs:
- authorization:
credentials: <api_token> # API token registered with hub that allows to access metrics endpoint
job_name: jupyterhub
metrics_path: /metrics
scheme: https # http if there is no internal TLS
static_configs:
- targets:
- <hub_ip>:<hub_port>
# If using internal TLS
tls_config:
ca_file: /path/to/internal-ssl/hub-ca/hub-ca.crt
cert_file: /path/to/hub-internal.crt
insecure_skip_verify: true
key_file: /path/to/hub-internal.keyData source config
Collector config:
Upload an updated version of an exported dashboard.json file from Grafana
| Revision | Description | Created | |
|---|---|---|---|
| Download |
