Kong API Gateway Dashboard
Kong API Gateway Dashboard for Kubernetes Monitore seu Kong rodando em Kubernetes com métricas detalhadas de tráfego HTTP, latência, uso de memória/CPU, status codes e largura de banda. Ideal para identificar gargalos e otimizar recursos do cluster.
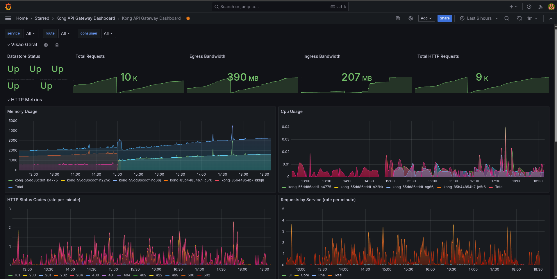
📊 Kong API Gateway Dashboard Este dashboard monitora o Kong API Gateway implantado em um cluster Kubernetes, integrando métricas exportadas via Prometheus.
🔍 Visão Geral Total Requests, Bandwidth e Status do Datastore: Painéis rápidos para observar a saúde geral do Kong, total de requisições, tráfego e status dos datastores do Kong.
HTTP Metrics: Consumo de memória e CPU por pod do Kong, status codes HTTP por minuto e requisições por serviço.
🚀 Latência Métricas detalhadas de latência:
Kong Latency (ms)
Upstream Latency (ms)
Total Request Latency (ms)
Mostram percentis (95th e 99th) por serviço, destacando gargalos e performance do proxy.
📈 Largura de Banda Bandwidth por serviço (egress e ingress).
Total Bandwidth, permitindo identificar picos ou padrões de consumo.
🌐 NGINX & Memória NGINX Connections & Timers: mostra o volume de conexões e timers ativos do proxy.
Lua Shared Dict Memory Usage: monitora memória compartilhada usada pelos scripts Lua (importante para plugins e rate limiting).
✅ Stack
Kubernetes: ambiente orquestrado (com múltiplos pods Kong).
Prometheus: coleta métricas via exporters e sidecars.
Grafana: visualização customizada com filtros dinâmicos por service, route e consumer.
📎 Casos de uso
Identificação de gargalos de latência e upstreams lentos.
Observação de consumo de memória e CPU para ajuste de requests e limits no cluster.
Acompanhamento de tráfego por serviço e status HTTP, ajudando na análise de erros ou comportamento anômalo.
Data source config
Collector config:
Upload an updated version of an exported dashboard.json file from Grafana
| Revision | Description | Created | |
|---|---|---|---|
| Download |
