Server Overview CollectD Prometheus [release 2.0.4]
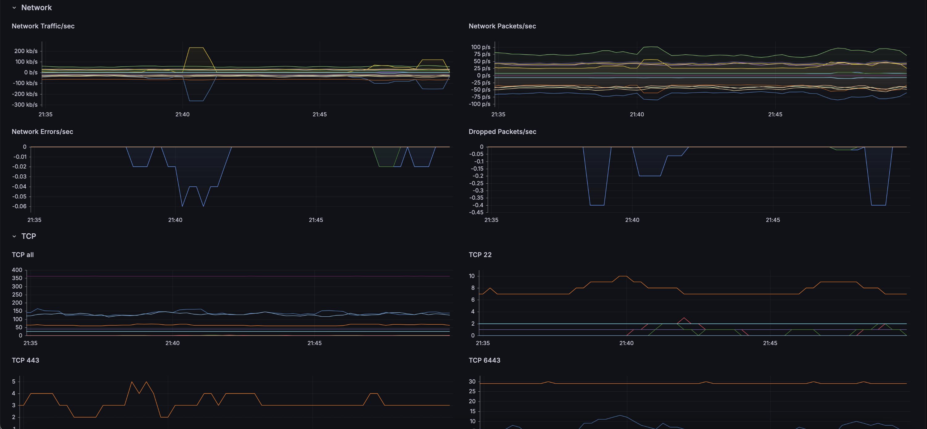
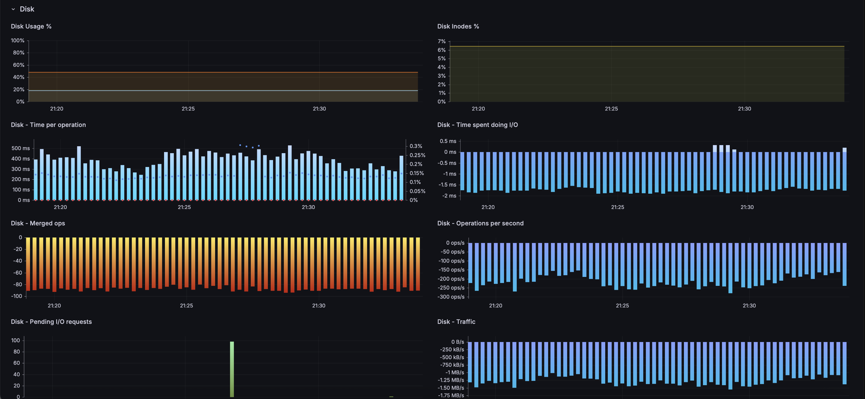
CollectD Prometheus Server Metrics (CPU, Memory, IO, Disks)
The dashboard shows CollectD metrics exported by the writePrometheus plugin to Prometheus or Mimir backend. Although CollectD with Graphite backend is the preferred combination, this dashboard facilitates the migration to the Prometheus backend while retaining existing CollectD sensors.
🔗 GitHub 🔗 www.t-klein.de
Features:
✅ multiple nodes select
✅ datasource configurable on import
✅ Quick view
✅ Metric Panels
✅ - Uptime
✅ - Users
✅ - CPU
✅ - RAM
✅ - Memory,Swap
✅ - Processes/Load
✅ - Disk Usage,Inodes,Ops
✅ - Network Traffic,Errors,TCP
✅ - Sensors Fan,Voltage,Current
License
MIT License Copyright (c) 2025 Thomas Hubertus Klein
Data source config
Collector config:
Upload an updated version of an exported dashboard.json file from Grafana
| Revision | Description | Created | |
|---|---|---|---|
| Download |
Metrics Endpoint (Prometheus)
Easily monitor any Prometheus-compatible and publicly accessible metrics URL with Grafana Cloud's out-of-the-box monitoring solution.
Learn more