StormCrawler Metrics
Metrics for StormCrawler using Elasticsearch as a backend
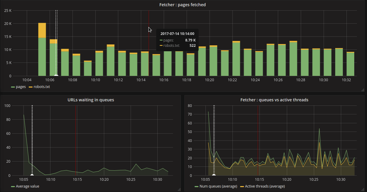
This dashboard is a good starting point for monitoring a crawl with StormCrawler. It requires an Elasticsearch index populated with metrics provided by Apache Storm. See Elasticsearch module for instructions on how to set it up.
Data source config
Collector config:
Upload an updated version of an exported dashboard.json file from Grafana
| Revision | Description | Created | |
|---|---|---|---|
| Download |
