Sysdig Cluster Shield
Dashboard for Sysdig Cluster Shield
Dashboard for Sysdig Cluster Shield
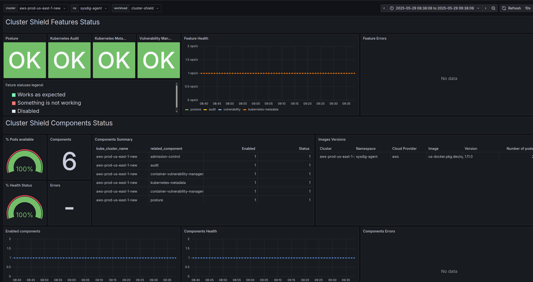
Sysdig Shield provides runtime detection and policy enforcement for Kubernetes workloads by leveraging Falco to enhance security and compliance. The Cluster Shield collects data from the Kubernetes nodes where it is installed, sending it to the Sysdig backend while synchronizing runtime policies and rules.
Data source config
Collector config:
Upload an updated version of an exported dashboard.json file from Grafana
| Revision | Description | Created | |
|---|---|---|---|
| Download |
