Consul
Get performance metrics from Consul
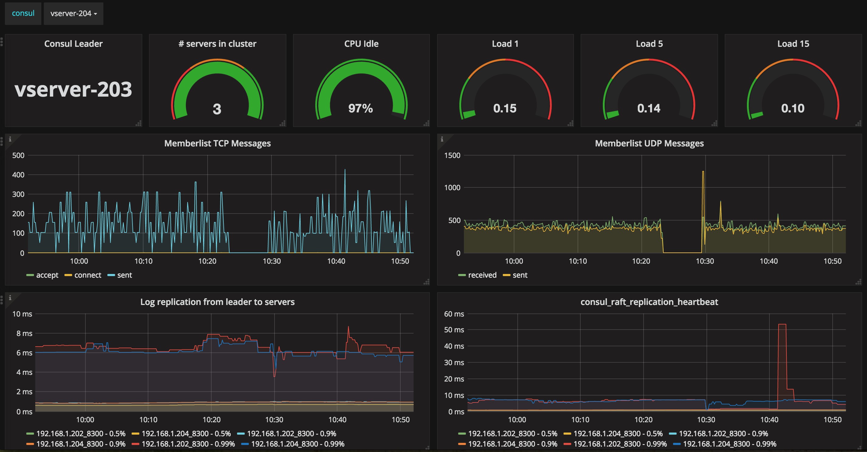
This is a dashboard that provides performance data specific to a Consul Server (When using a dropdown menu that shows all available Consul Servers) or some metrics specific for the Consul Leader.
This Dashboard make use of the statsd-exporter and using a specific statsd mapper file. This file can be found here: https://gist.github.com/dj-wasabi/d9b31c4b74e561c72512f4edbdfe6927
It provides some of the following:
- Hostname of the Consul Leader
- How many Consul Servers are active
- Some information like CPU Idle and load (Required the node-exporter)
- Metrics like data written to disk and to other Consul Servers
- Metrics like tcp/udp messages from/to Consul
This is just a start, so not all covered and there might be better or other ways to achieve something. Please let me know if and how things can be improved.
Data source config
Collector config:
Upload an updated version of an exported dashboard.json file from Grafana
| Revision | Description | Created | |
|---|---|---|---|
| Download |
Consul
Monitor Consul with Grafana. Easily keep tabs on your service mesh with Grafana Cloud's out-of-the-box monitoring solution.
Learn more