Millau ingress proxy and load balancer
Millau ingress proxy and load balancer
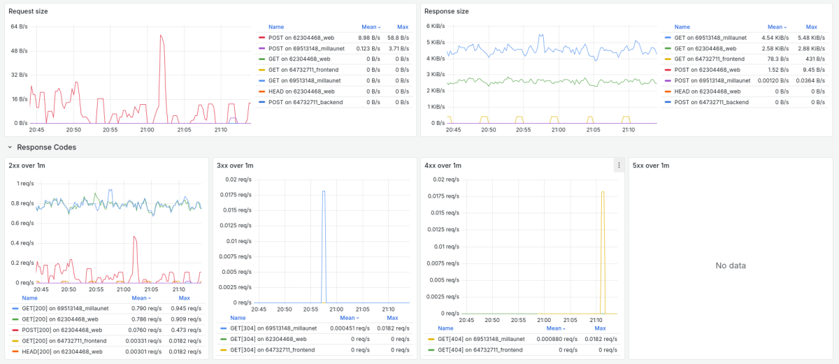
Official dashboard for Millau ingress proxy and load balancer.
Data source config
Collector config:
Upload an updated version of an exported dashboard.json file from Grafana
| Revision | Description | Created | |
|---|---|---|---|
| Download |
