Aerospike Kubernetes Operator View

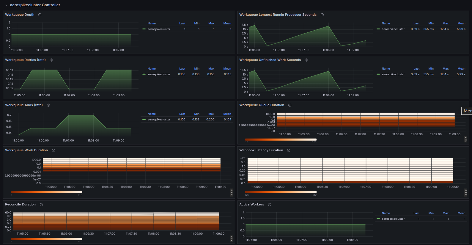
This dashboard visualizes the controller-runtime and workqueue metrics. It provides insights into the performance, behavior, and reconciliation efficiency of the Aerospike Operator.

Aerospike Kubernetes Operator View screenshot 1
Aerospike Kubernetes Operator View screenshot 2
Aerospike Kubernetes Operator View screenshot 3

This dashboard collates various critical Aerospike Kubernetes controller-runtime and workqueue metrics.

Aerospike's Monitoring Stack extracts operational metrics from Aerospike database clusters for visualization and analysis in Prometheus and Grafana.

See Aerospike Monitoring Stack Architecture and Aerospike Monitoring Stack Installation for more details

Revisions
RevisionDescriptionCreated
Kubernetes

Kubernetes

by Grafana Labs
Grafana Labs solution

Monitor your Kubernetes deployment with prebuilt visualizations that allow you to drill down from a high-level cluster overview to pod-specific details in minutes.

Learn more

Get this dashboard

Import the dashboard template

or

Download JSON

Datasource
Dependencies