Rocket.Chat MicroService Metrics

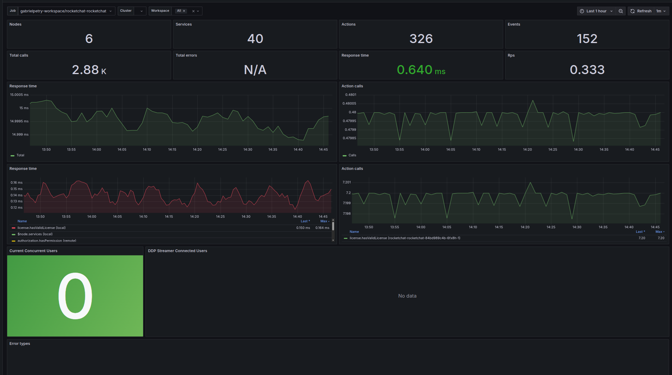
A specialized dashboard for monitoring Rocket.Chat deployments using the microservices architecture. This dashboard provides detailed metrics on each microservice component, allowing for granular monitoring and troubleshooting of the distributed Rocket.Chat deployments.

Rocket.Chat MicroService Metrics screenshot 1

A specialized dashboard for monitoring Rocket.Chat deployments using the microservices architecture. This dashboard provides detailed metrics on each microservice component, allowing for granular monitoring and troubleshooting of the distributed Rocket.Chat deployments. Key Metrics Include:

This dashboard is essential for DevOps teams managing complex Rocket.Chat deployments with a microservices architecture.

Revisions
RevisionDescriptionCreated

Get this dashboard

Import the dashboard template

or

Download JSON

Datasource
Dependencies