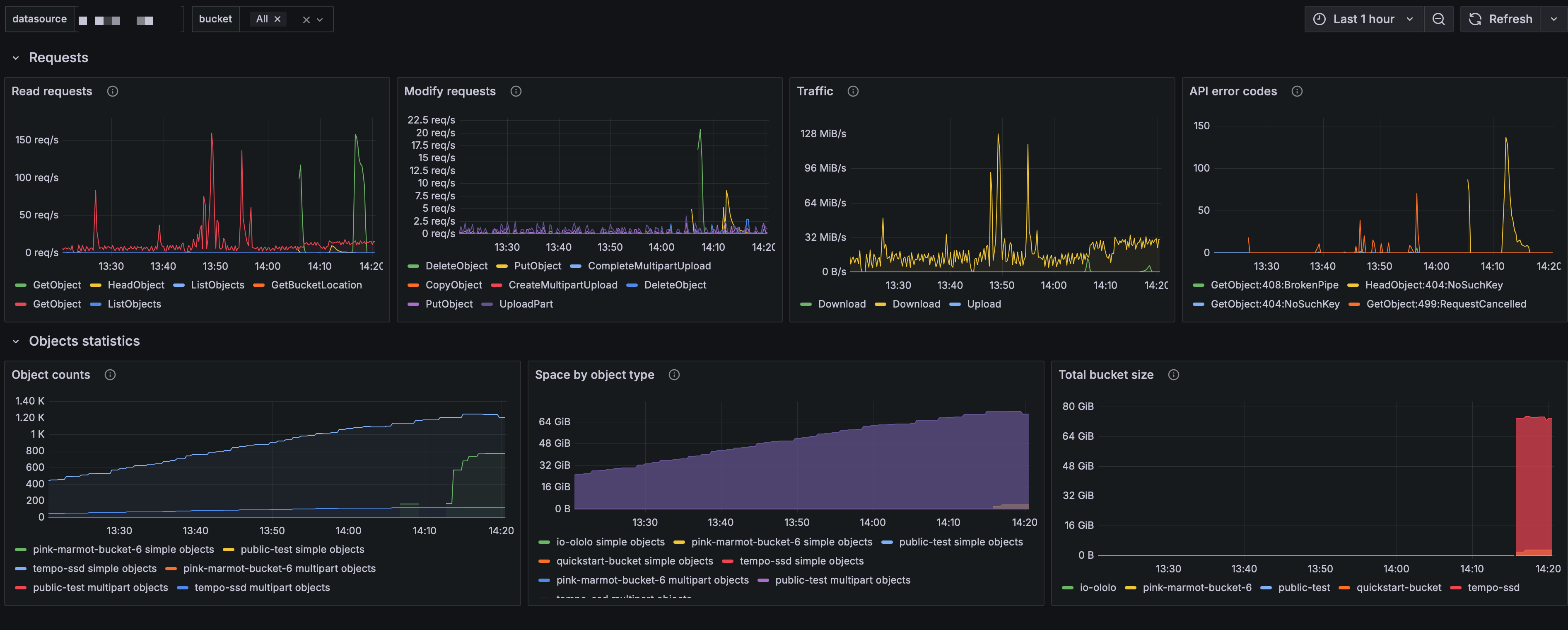
Nebius Object Storage
Dashboard provides an overview of the Nebius Object Storage. https://docs.nebius.com/object-storage
A detailed description of all the metrics displayed on the dashboard can be found in our documentation. https://docs.nebius.com/object-storage/monitoring
Data source config
Collector config:
Upload an updated version of an exported dashboard.json file from Grafana
| Revision | Description | Created | |
|---|---|---|---|
| Download |
