Ceph Cluster Operations

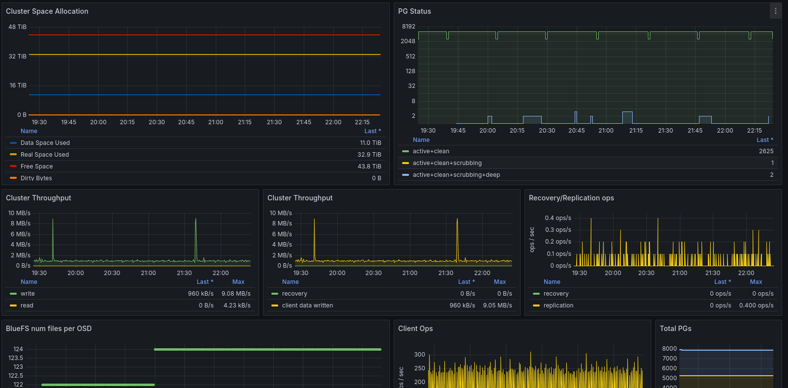
This dashboard shows information about the Ceph cluster operations. This utilizes the ceph influx service as described at: https://docs.ceph.com/en/latest/mgr/influx/

Ceph Cluster Operations screenshot 1

This dashboard shows information about the Ceph cluster operations. This utilizes the ceph influx service as described at: https://docs.ceph.com/en/latest/mgr/influx/

It uses influx 1.8, ceph and grafana and is a good alternative to the usage of the ceph telegraf plugin.

Revisions
RevisionDescriptionCreated
Ceph

Ceph

by Grafana Labs
Grafana Labs solution

Monitor Ceph with Grafana. Easily keep tabs on your cluster with Grafana Cloud's out-of-the-box monitoring solution.

Learn more

Get this dashboard

Import the dashboard template

or

Download JSON

Datasource
Dependencies