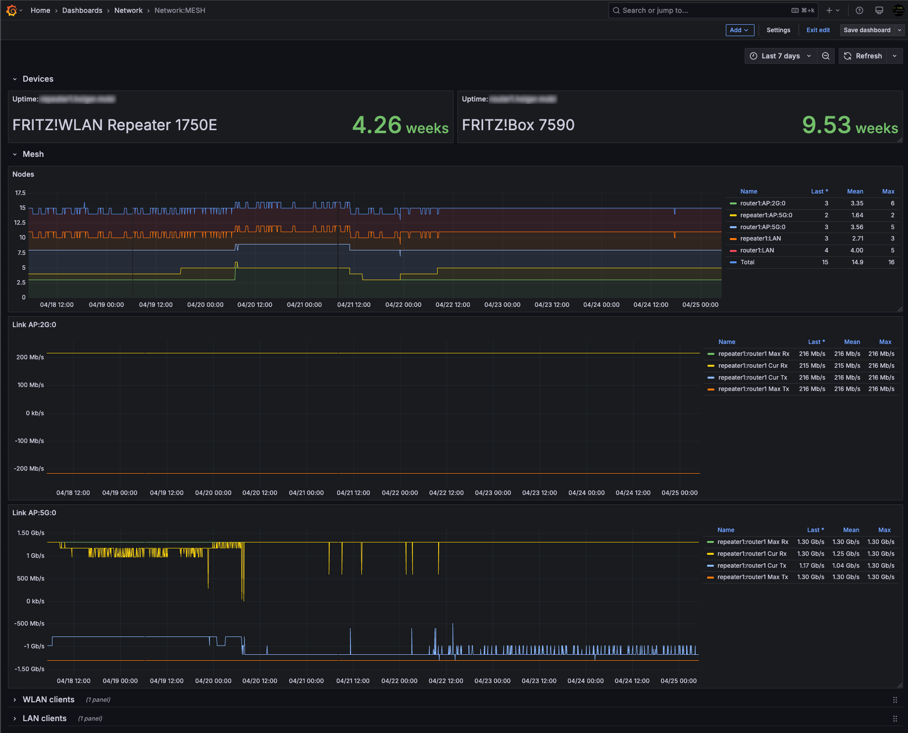
Mesh network status
Dashboard visualizing your AVM Mesh network status.
This dashboard visualizes your AVM Router’s DSL status as collected by Telegraf’s input.fritzbox plugin.
Data source config
Collector config:
Upload an updated version of an exported dashboard.json file from Grafana
| Revision | Description | Created | |
|---|---|---|---|
| Download |
