OTEL Minecraft
OpenTelemetry Java Agent Instrumentation for Minecraft See also: https://github.com/litetex-oss/mcm-otel-instrumentation-extension
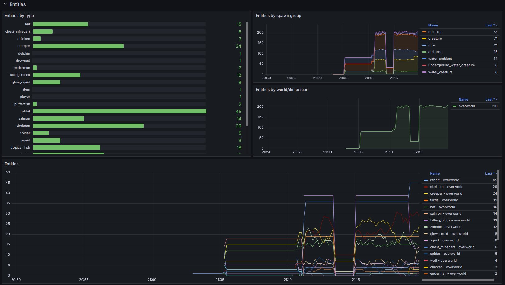
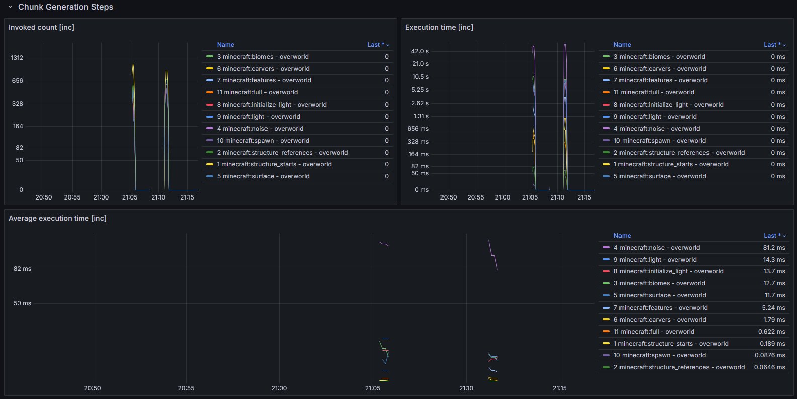
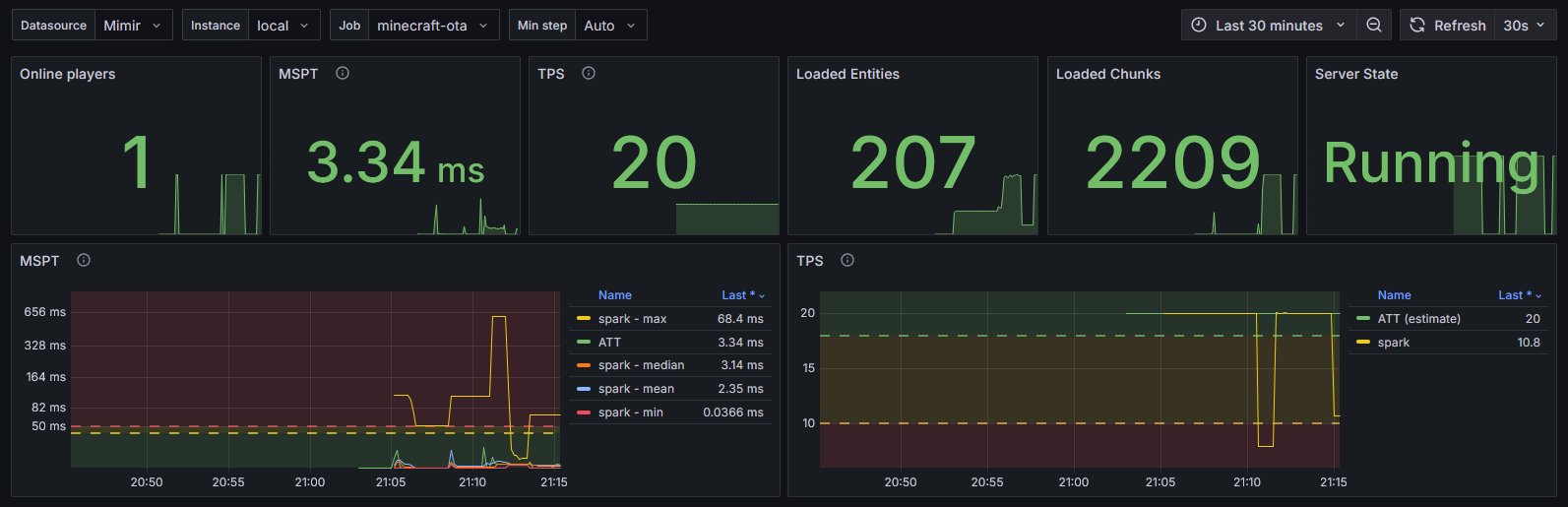
Corresponding dashboard for OpenTelemetry Instrumentation Extension for Minecraft (Fabric).
Data source config
Collector config:
Upload an updated version of an exported dashboard.json file from Grafana
| Revision | Description | Created | |
|---|---|---|---|
| Download |
