Mattermost Calls - Performance Monitoring
A dashboard to monitor performance of Mattermost Calls
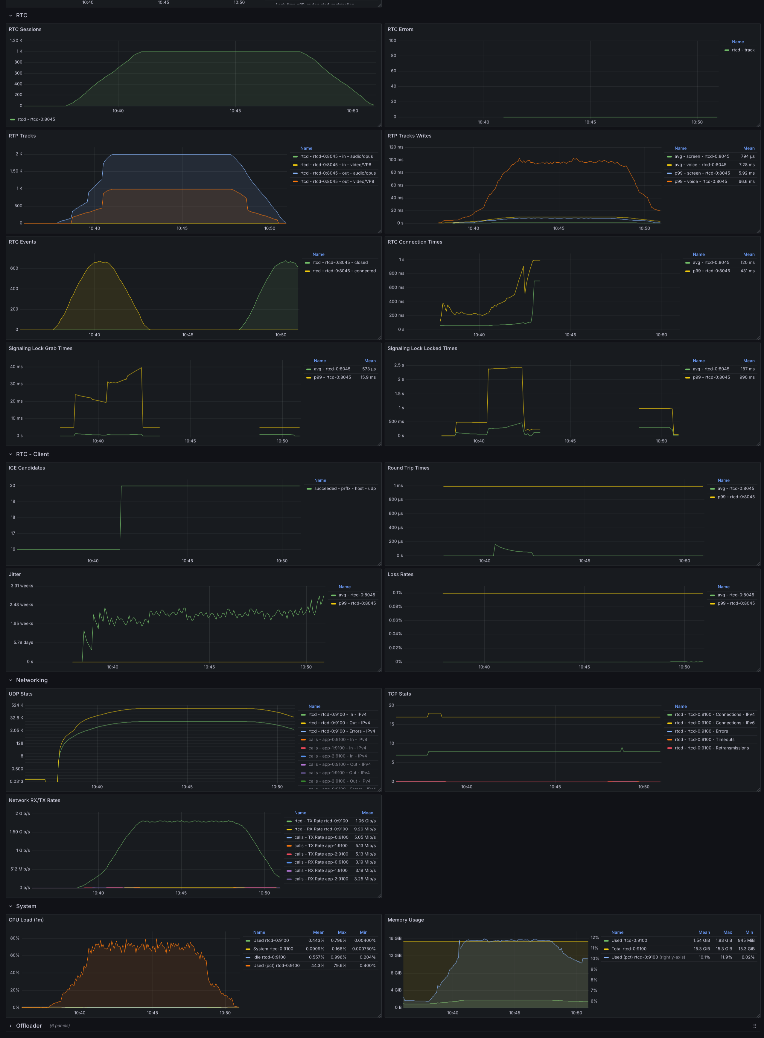
This dashboard can be used to monitor performance of the Mattermost Calls plugin.
Data source config
Collector config:
Upload an updated version of an exported dashboard.json file from Grafana
| Revision | Description | Created | |
|---|---|---|---|
| Download |
