WildFly Monitoring Kubernetes

Dashboard completo para monitoramento do WildFly via Prometheus no Kubernetes

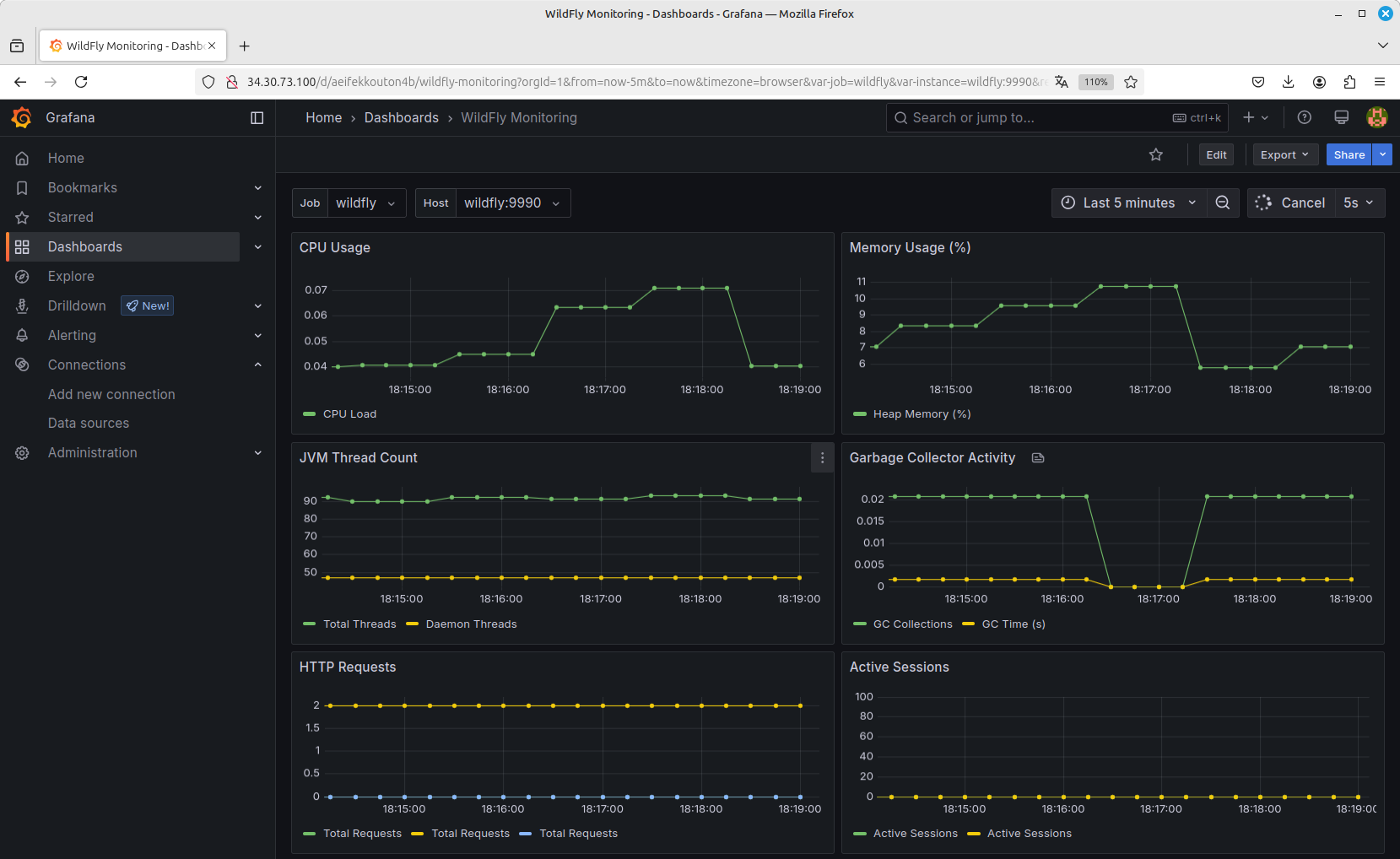
WildFly Monitoring Kubernetes screenshot 1
The WildFly Monitoring Kubernetes dashboard uses the prometheus data source to create a Grafana dashboard with the graph, singlestat and table-old panels.
Revisions
RevisionDescriptionCreated
Kubernetes

Kubernetes

by Grafana Labs
Grafana Labs solution

Monitor your Kubernetes deployment with prebuilt visualizations that allow you to drill down from a high-level cluster overview to pod-specific details in minutes.

Learn more

Get this dashboard

Import the dashboard template

or

Download JSON

Datasource
Dependencies