Cloud-IAM deployments overview
Get an overview of your Keycloak deployment events and requests. Checkout https://www.cloud-iam.com/
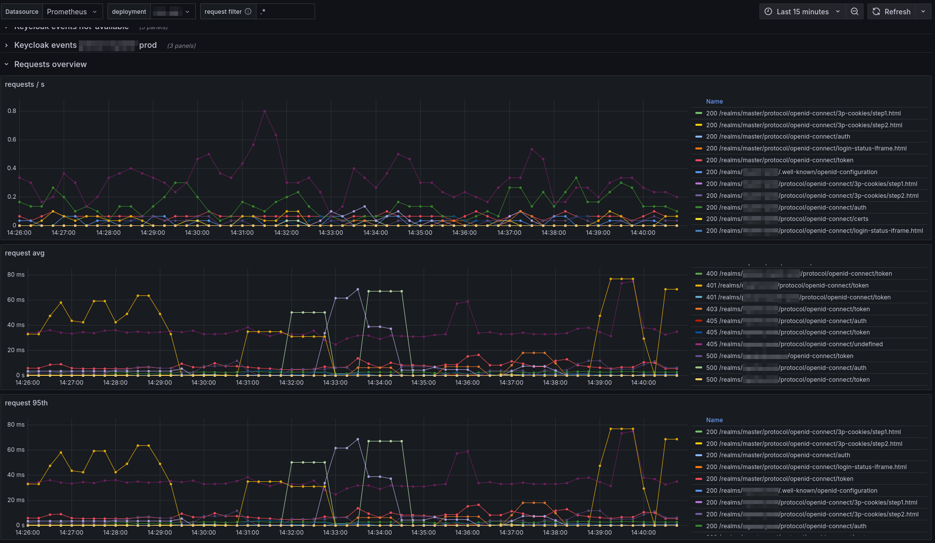
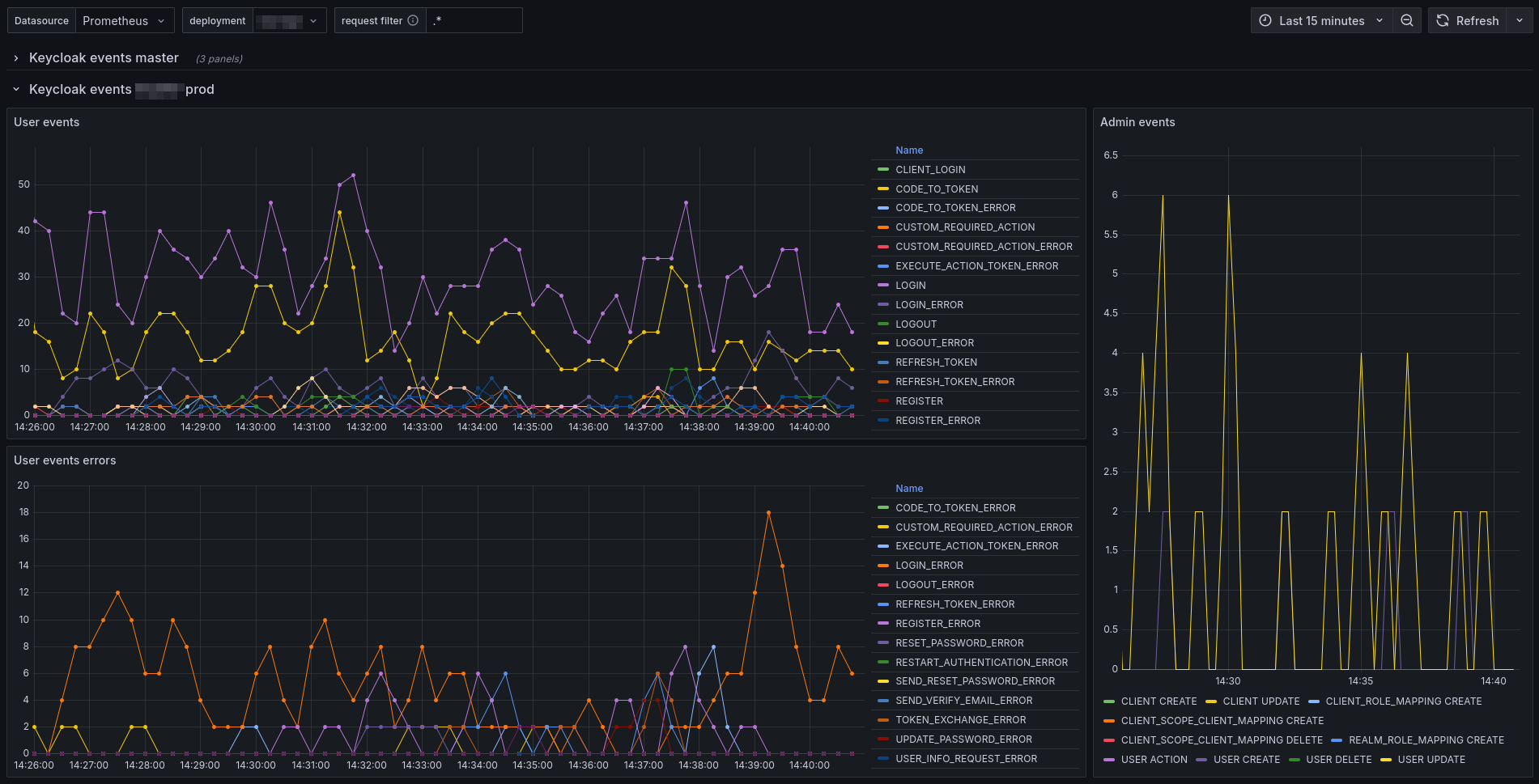
This dashboard offers real-time insights into your Keycloak Cloud-IAM deployment. It tracks user and admin events across realms and provides HTTP request metrics to ensure optimal performance and security.
Checkout the documentation to gather the metrics into your Prometheus
Data source config
Collector config:
Upload an updated version of an exported dashboard.json file from Grafana
| Revision | Description | Created | |
|---|---|---|---|
| Download |
