go-judge Sandbox
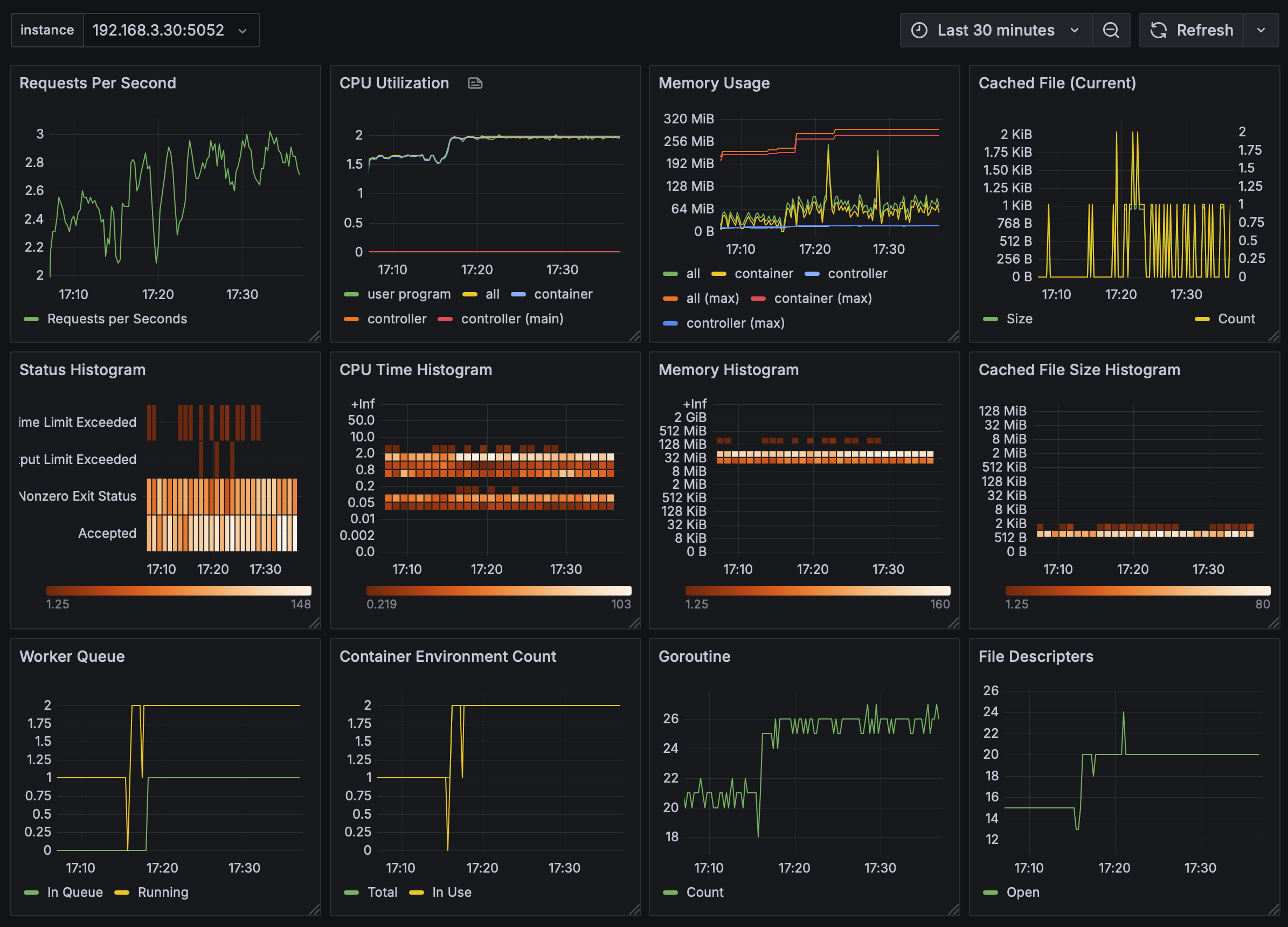
Monitoring go-judge sandbox service key parameters
Monitoring go-judge sandbox key metrics.
Data source config
Collector config:
Upload an updated version of an exported dashboard.json file from Grafana
| Revision | Description | Created | |
|---|---|---|---|
| Download |
