Windows Update Monitoring
Monitoring of Windows updates and pending reboots with Prometheus
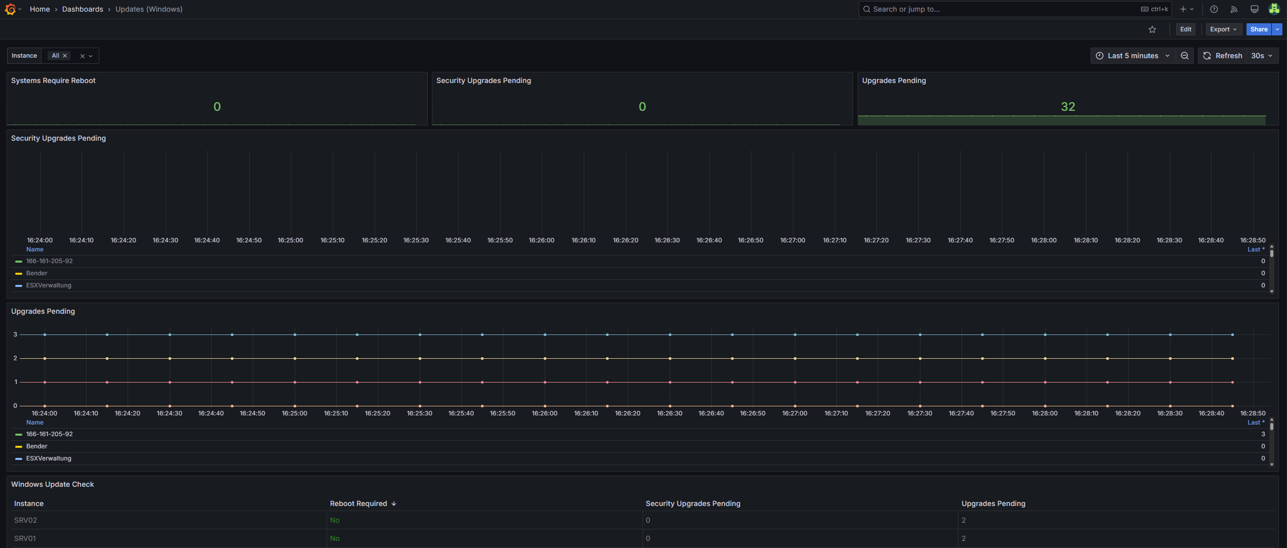
Dashboard to visualize pending Windows updates, security updates, and system reboots. The scripts and integration steps are maintained in the GitHub repository windows-update-monitoring.
The dashboard is heavily inspired by this dashboard and the correspoding GitHub project behind it which enables the same update monitoring for Linux hosts.
Data source config
Collector config:
Upload an updated version of an exported dashboard.json file from Grafana
| Revision | Description | Created | |
|---|---|---|---|
| Download |
Windows
Easily monitor your deployment of the Windows operating system with Grafana Cloud's out-of-the-box monitoring solution.
Learn more